Overview
The Infrastructure view provides comprehensive monitoring and analysis of nodes across your Kubernetes clusters. It combines node-focused metrics with an embedded Resource Viewer experience for fast drill-down.Node Overview
Node Resource Explorer
The top section uses Resource Viewer in a node-focused mode, where you can:- Node names (searchable)
- Inspect node status and age
- Review CPU and memory usage context
- Filter and drill into node details over the selected time range

Node Details
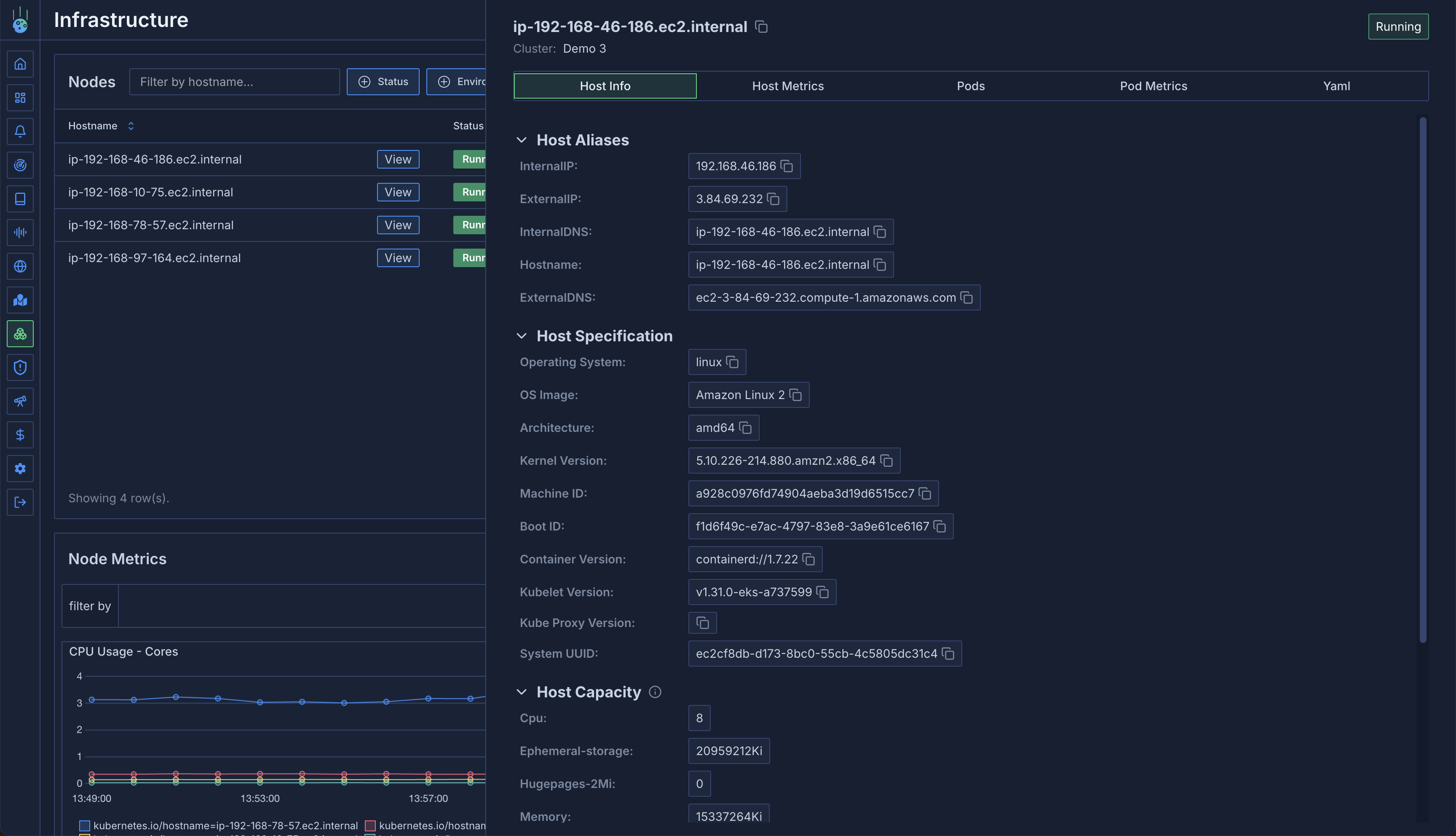
Click on any node to access detailed information across several tabs.
General Information
- Node capacity
- Available resources
- Kubernetes node metadata
- System information
Host Metrics
Monitor system-level metrics:- CPU utilization
- Memory usage
- Disk usage
- Network throughput (transmitted/received bytes)
- Additional system metrics

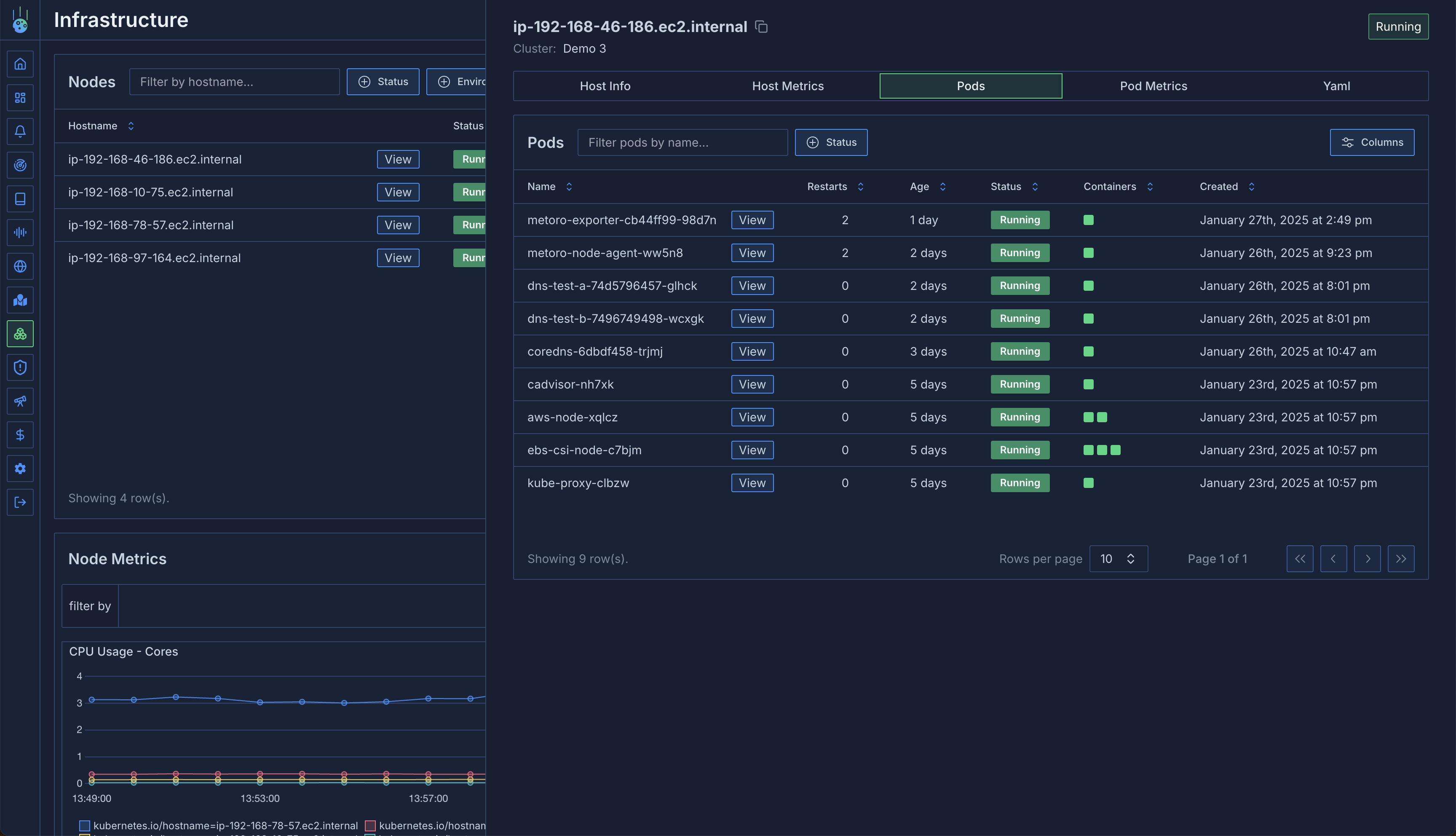
Pods View
A detailed table of all pods running on the node:- Restart frequency
- Uptime
- Pod status and conditions
- Resource usage

Pod Metrics
Aggregate metrics for pods on the node:- CPU usage per pod
- Memory consumption
- Resource distribution
- Performance analysis
- Identifying resource-heavy pods
- Debugging CPU/memory issues
- Analyzing noisy neighbor situations
- Resource optimization
Node YAML
Access the raw Kubernetes node resource YAML:- Current node configuration
- Resource definitions
- Node labels and annotations
Aggregated Metrics
The infrastructure view provides aggregated metrics across all nodes:Metric Grouping
- Group by any Kubernetes label
- Filter nodes based on labels
- Analyze patterns across node groups
- CPU usage by availability zone
- Memory patterns by instance type
- Resource distribution by region

All node metrics are tagged with various attributes. See the Metrics Overview for detailed
information about available tags and filtering options.
