Best Observability Tools with AI-Powered Insights (2026)
Discover the best observability tools with AI-powered insights in 2026. Compare their latest features and find the best fit for your needs.
If you want the broader operations-automation category rather than observability-specific tools, see best AIOps tools.
What Are AI Observability Tools?
AI observability tools combine telemetry collection with machine learning and LLM-based analysis to help teams detect anomalies, investigate incidents, reduce alert noise, and identify likely root causes faster.
Traditional monitoring tools only tell you when something is broken. However, AI observability tools will tell you why it's broken, what to do about it, and even fix it when you're occupied (depending on the tool you're using).
Here are some of the major capabilities of every top AI observability tool:
- Anomaly detection: AI models learn normal behavioural patterns and flag anomalies when telemetry deviates from expected baselines.
- Root cause analysis: Most AI observability tools trace failures across environments without manual intervention.
- Noise reduction: When an alert is triggered, it gets grouped, correlated, and suppressed when needed. Some platforms can reduce duplicate alerts, correlate related events, or trigger predefined workflows based on policy rules.
- Natural language querying: Most modern observability tools provide AI agents for asking questions and addressing things using your natural language.
- Automated solutions: These tools provide automated responses to various incidents. They can automatically trigger rollbacks, create PRs with fixes, or take other proactive actions.
Why Do Teams Need AI Observability Tools?
Teams adopt AI observability when telemetry volume, system complexity, and incident frequency outgrow what engineers can realistically triage manually.
Many environments have become too complex for engineers to handle alone. With that, here's the reality for teams when they handle environments manually:
- Complexity gap: The gap concerns the speed of change and distributed dependencies, as many things evolving in the space now are moving at a very rapid pace. Nowadays, when something breaks, manually tracing a failure takes too long.
- Integrations: When something breaks, engineers must manually check APIs, cloud services, databases, and the pipelines they're working on, which leaves them confused. AI observability tools help you handle all your integrations in one place to correlate data.
- Reactive vs Proactive Monitoring: Traditional tools alert you when something fails. So, they don't take any further action when anything happens. But when you use AI observability tools, they take action when something occurs.
- Slow root cause analysis: When monitoring manually, it can take a while to produce an analysis of events, as engineers have to go through processes such as searching logs, comparing metrics across environments, and running tests. This approach takes up to 30 minutes to an hour, which can be stressful. But AI changes the game in observability tools by automatically identifying root causes without manual intervention.
What Are The Best AI Observability Tools In 2026?
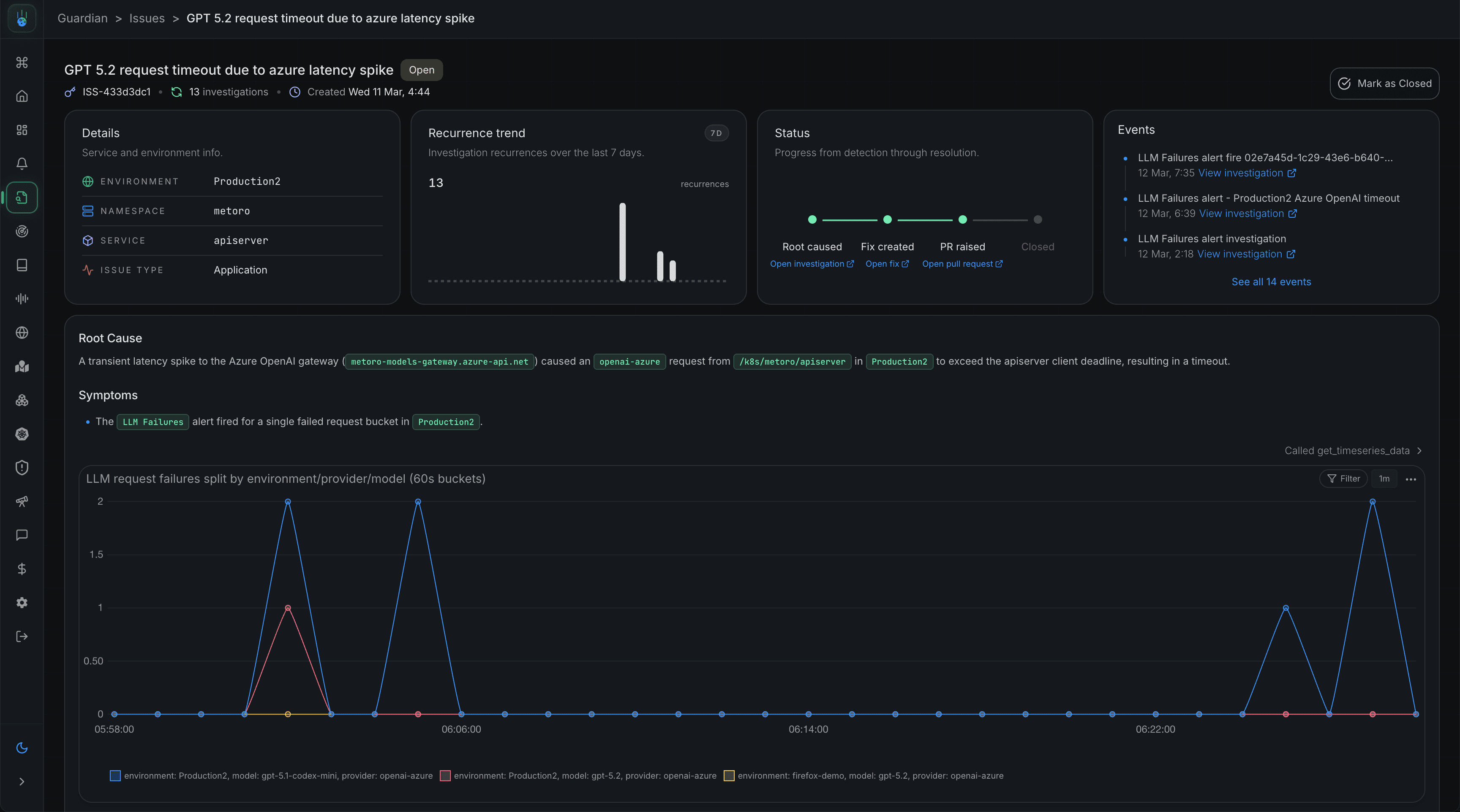
1. Metoro: AI Observability Tool For Kubernetes
Metoro is an AI SRE platform for Kubernetes only. It uses eBPF to automatically collect all forms of telemetry data, including metrics, logs, traces, and profiling data, without requiring any code changes or container restarts.
The telemetry feeds into its core AI agent, Guardian, which automatically monitors systems and detects inconsistencies without giving constant alerts. When something breaks, Guardian helps correlate telemetry, code, and deployment history to identify the root cause, then raises a GitHub PR with a potential fix. You review and approve; nothing ships without review to be safe.
Key Features:
- AI SRE Agent: Metoro's core AI engine, Guardian, learns patterns that work in your cluster and automatically detects inconsistencies and issues, without requiring any alert configuration or prior observability setup. When Guardian detects an issue, it:
- Forms and tests root cause analysis
- Investigates environments using metrics, logs, traces, Kubernetes events, deploy history, and Slack incident context.
- Generates a detailed summary with supporting evidence
- Gives solutions, including raising a GitHub pull request with a code fix
- Request your approval before making any changes
- AI Alert Investigation: When an alert is fired, Metoro automatically investigates it (whether it's a success, warning, or error). It follows previous patterns, learns from past incidents, identifies noisy alerts, and proposes better actions when triggered.
- Deployment Verification: In Metoro, AI proactively monitors deployments in real time, detects performance issues immediately, and triggers automatic rollbacks when metrics indicate problems.
- < 5 minutes Setup: Metoro lets you connect to your environment in less than 5 minutes. From creating your account to setting up your Metoro environment, the process is very seamless.
Best For: Teams running microservices on Kubernetes who want AI that works without spending so much time on instrumentation setup, dashboard configuration, or alert tuning. It's very valuable for engineering teams looking to manage their time.
2. Grafana Cloud
Grafana Cloud is an AI cloud platform built on the open-source LGTM stack for monitoring fast-paced production systems.
Its AI works across three layers: Grafana Assistant lets engineers ask telemetry-based questions and investigate incidents in natural language. It automatically uses Sift to troubleshoot your infrastructure during incidents. And ML-based correlation detection continuously monitors past patterns to flag anomalies.
Key Features:
- Grafana Cloud embeds an agentic AI that provides help related to the environment directly in the interface, from building dashboards to troubleshooting incidents
- It uses Slit to investigate infrastructure telemetry and identifies key details during incidents.
- In Grafana Cloud, AI studies patterns for future purposes, and it uses this to provide smarter alerts and early issue detection
- It monitors LLMs, vector databases, GPUs, and MCP servers using OpenTelemetry-native instrumentation
Best For: Teams structured to work with open-source observability tools and want to add AI features without switching platforms. Also, a great tool for teams building AI applications that need to monitor their LLM stack with their infrastructure.
3. New Relic
New Relic is a full-stack observability platform that covers APM, infrastructure, logs, digital experience, and error tracking within a data platform.
Like other AI observability tools such as Metoro, New Relic AI lets engineers query telemetry in natural language. At the same time, the SRE Agent investigates incidents, and Agentic AI monitoring tracks AI agents end-to-end.
Key Features:
- Natural language querying across your entire telemetry stack
- Stack trace details and error summarisation with context provision inside your IDE
- GenAI app monitoring: performance, cost, and error detection
- MCP Server support for querying observability data inside IDEs and other developer tools
Best for: Engineering teams who want a single platform that covers the full observability stack, especially those who want developer-first tooling with IDE integration and don't want to manage separate log, APM, and infrastructure tools.
4. Dynatrace
Dynatrace is an enterprise AI observability platform that uses its core monitoring agent, OneAgent, to automatically monitor hosts and Grail to store all telemetry in a unified platform.
Its core engine for the platform, Davis AI, adds predictive and generative AI capabilities to trace root causes, predict issues from recent events, and enable engineers to ask questions in plain language using agentic AI.
Key Features:
- Embeds an AI tool that directly identifies root causes
- Predictive AI for capacity planning (of costs and other resources) and early error detection
- Davis AI for natural language querying, dashboard tuning, and workflow automation
- OneAgent: a single observability agent that monitors your entire host
Best For: Enterprises with complex microservice structures in environments that want an observability solution with just a little manual intervention.
5. Splunk
Splunk is a full-stack observability platform that uses NoSample's tracing and OpenTelemetry-native architecture.
Its troubleshooting agent investigates alerts and generates context-based summaries. Within the observability cloud, Autodetect uses ML to create, deploy, and manage alerting detectors, while the AI Agent Monitoring tracks LLM performance, hallucination rates, and costs.
Key Features:
- Troubleshooting Agent: Root cause identification with contextual summaries
- Autodetecting: ML-based dynamic baselines without any manual setup
- AI Agent Monitoring: AI tracks LLM performance, quality, cost, and hallucination rates
- AI Infrastructure Monitoring: In the dashboard, you can find stats for Nvidia NIMs, vector databases, and GPUs
- Splunk provides an MCP Server that uses natural language for system querying
Best For: Large enterprises with complex environments that need full-stack observability with AI application monitoring, and security compliance in one platform. It's also the best tool for those who are already in the Cisco ecosystem.
6. Datadog (Bits AI SRE)
Datadog is a cloud observability platform that covers infrastructure, APM, logs, and security across 600+ integrations.
In Datadog, you'll find an autonomous agent, Bits AI SRE, that investigates every alert the moment it fires, reads metrics, logs, traces, and code to identify the root cause before a manual intervention, with every step visible in the Agent Trace view.
Key Features:
- Autonomous alert investigation before manual intervention
- Root cause analysis across metrics, logs, traces, source code, RUM, and network paths
- Agent Trace view: full transparency into AI reasoning
- Bits AI Dev Agent: opens PRs with code fixes for high-level incidents
Best For: Teams already using Datadog that want an AI-powered investigation. Because Bits is built into the platform, it can access complete observability data.
7. Better Stack
Better Stack is a unified observability platform that combines log management, uptime monitoring, and incident management into a single interface.
In Better Stack, smart alert correlation groups signals into one incident to prevent duplicate pages. An MCP server enables AI agents to query logs, check metrics, and manage incident response in real time, without relying on other tools.
Key Features:
- Smart alert correlation to suppress duplicate and false positive pages
- MCP server for querying logs, metrics, and incidents from AI-powered tools
- OpenTelemetry and Prometheus-native data ingestion
- SQL-based log querying for fast investigation without a query language
Best For: Small engineering teams and developers who want reliable, affordable observability without requiring an SRE team to configure and manage it.
Choosing The Right AI Observability Tool
The best choice depends on what fits your team and the features the tools or platforms offer.
For tools like these, usage could also depend on their structure. Some tools are built for small teams, others for independent developers, and others for large enterprises. In the table below, we'll look at the right tools for each use case.
| Tool | Best for infrastructure | Best for team size | Works well if you use | Solves |
|---|---|---|---|---|
| Metoro | Kubernetes (EKS, GKE, AKS) | Any size | GitHub + Kubernetes | Slow RCA, alert noise |
| Grafana Cloud | Any cloud, OSS stack | Any size | Prometheus / Loki / Grafana | Adding AI without switching platforms |
| New Relic | Any cloud | Mid-size, developer-first | - | Plain language telemetry querying |
| Dynatrace | Hybrid cloud + on-prem | Large enterprise | - | Autonomous ops, complex dependencies |
| Splunk | Multi-cloud, high volume | Large enterprise | Cisco ecosystem | AI/LLM workload monitoring |
| Datadog Bits AI | Any cloud | Any size | Datadog | Alert investigation on existing stack |
| Better Stack | Any cloud | Small / startup | - | Simple, affordable uptime + logs |
Conclusion
Dashboard-first monitoring made sense for simple systems. In 2026, teams run many services across multiple clusters. Sometimes they deploy many times a day and generate more telemetry than any one engineer can review. The best platforms use AI to close that gap. They detect issues, trace root causes, and reduce investigation time.
The tools in this list do that in different ways. Grafana Cloud works well for open-source teams. Dynatrace fits enterprise environments. The right choice depends on your stack, your team size, and your biggest reliability problems.
If you run Kubernetes and want observability that works right away, Metoro is a strong starting point. It does not need instrumentation, alert tuning, or dashboard setup. Its AI uses kernel-level telemetry to enable reliable investigations and root-cause analysis.
Related Articles
The articles below cover different angles, from AI SRE to Kubernetes:
- 7 Best Kubernetes Observability Tools in 2026 (Tested & Compared): In this guide, you’ll see the best Kubernetes observability tools in 2026. It compares their up-to-date features (including AI) and finds the best fit for your needs.
- How Metoro Uses eBPF for Zero-Instrumentation Observability: A technical deep-dive into how Metoro captures L7 protocol traffic and intercepts TLS-encrypted data using eBPF, enabling automatic observability without code changes. Also covers how Metoro Guardian investigates issues.
- How to Reduce MTTR with AI: What Actually Works: A practical guide to using AI agents for reducing MTTR and improving incident response efficiency.
- What is an AI SRE: Learn what an AI SRE is, how it uses LLMs and tools to automate incident response, root cause analysis, and remediation.
FAQ
What's the difference between monitoring and observability?
Monitoring tells you when something is wrong. Observability tells you why it is wrong by providing context for errors.
A monitoring tool might page you when the CPU exceeds a defined threshold. An observability tool helps you trace that CPU spike back to a specific service or deployment.
What is the best AI observability tool for Kubernetes?
Metoro is the best option for Kubernetes in 2026. It uses eBPF to add instrumentation automatically, without code changes. It also sets up in under five minutes and runs AI investigations when issues arise, using Guardian, its core AI engine.
Dynatrace and Datadog are also great options if you already use those platforms.
How does AI reduce alert fatigue?
AI can reduce alert fatigue in a few ways. Dynamic baselines learn what normal looks like, so alerts fire only when something really changes. Alert correlation groups related signals into one notification.
Over time, AI can also spot noisy alerts and suggest better ways to group them.
What is an AI SRE?
An AI SRE is an AI-powered tool that performs the investigative work an SRE would normally do. It connects logs, metrics, and traces. It follows runbooks and finds root causes.
Some tools can also suggest fixes or take safe actions after approval. Metoro Guardian, Datadog Bits AI SRE, Lightrun's Runtime Debugger, and Rootly AI are great examples of AI SREs.
Refer to this knowledge base to learn about AI SRE and how it uses LLMs to perform its major operations.
Is AI observability suitable for small teams?
Yes. Small teams often benefit a lot.
If there is no dedicated SRE, AI observability can help detect and investigate issues that would otherwise take time when handled traditionally. For example, Metoro's hobby tier and quick setup make it a good fit for small teams.
Related reading
More Metoro articles that deepen the same topic from another angle.
Best AIOps Tools for Observability and Incident Response (2026)
Discover the top AIOps tools for observability and incident response in 2026. Compare their features, pricing, and use cases.
Read article →7 Best Kubernetes Observability Tools in 2026 (Tested & Compared)
Discover the top Kubernetes observability tools in 2026. Compare their up-to-date features (including AI) and find the best fit for your needs.
Read article →Top 17 AI SRE Tools in 2026
Discover the top AI SRE tools and compare their features and capabilities.
Read article →