Native Kubernetes Logging. Blazing fast, search through 1 billion logs per second. Zero setup required.
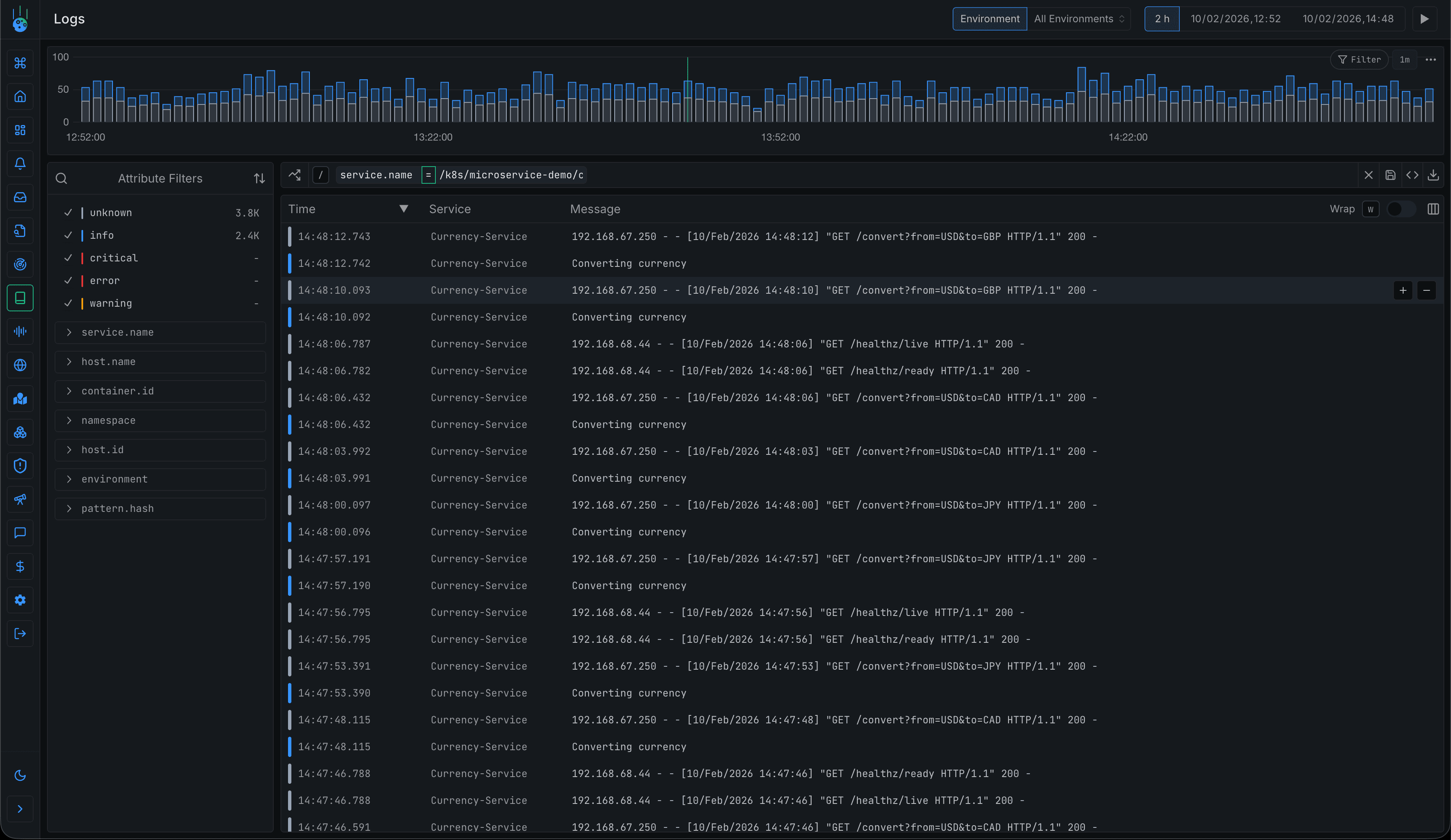
Search through billions of logs in milliseconds with unlimited tag cardinality and regex support.


Parse even the messiest log lines on the fly into structured, column-based views with RE2 capture groups.
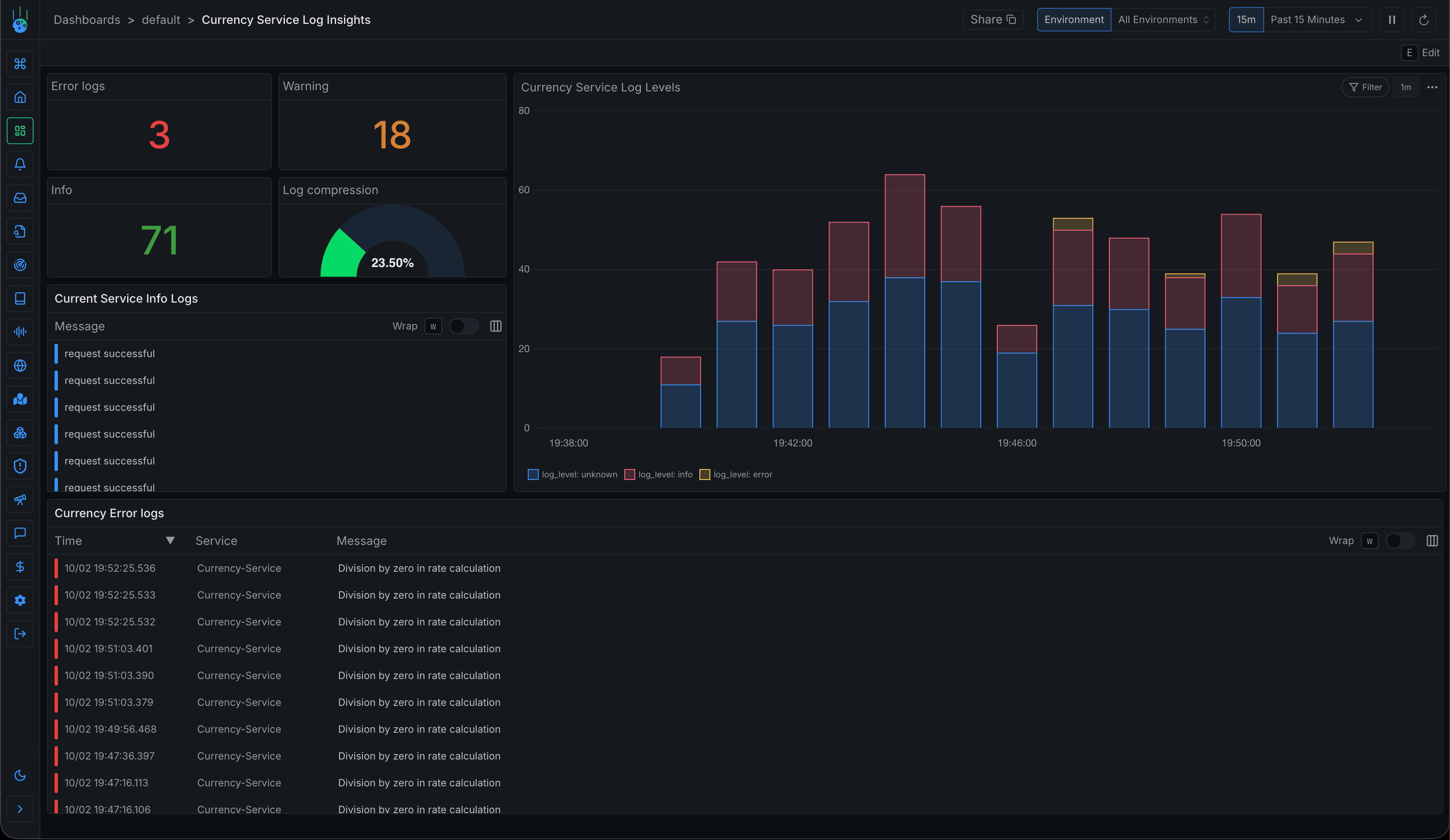
Query and visualize your logs just like you would with metrics. Set up alerts, dashboards, and more to get the most out of your log data.


Harness these ingestion settings to ensure you only ingest the logs you need—safely, efficiently, and in full compliance.
Cost Effective
We work hard to achieve average compression rates of 30x. We pass those savings onto you.
Based on typical start-up usage
* Approximate cost. Precise costs depend on the specific use case and any discounts.
** Updated July 2025.
Start searching through your Kubernetes logs instantly with zero configuration.
SUPPORT
Frequently Asked Questions About Kubernetes Logging
Everything you need to know about the product and billing. Can't find the answer you're looking for? Ask us on our Slack Community.
Our logging agent has negligible impact, typically less than 0.5% CPU overhead. We offload as much processing as possible to our backend so that we don't impact your application's performance.
Metoro collects a wide range of logs including application logs, system logs, Kubernetes events, and container logs. We also capture metadata to provide context, making it easier to troubleshoot issues across your entire cluster.
Yes, Metoro can collect and aggregate logs from multiple Kubernetes clusters simultaneously, providing a centralized view of your entire infrastructure's logging data for easier management and analysis.
Absolutely. Metoro supports custom log parsing rules and advanced filtering options, allowing you to extract specific information from your logs and create tailored views based on your unique requirements.
Yes, Metoro allows you to exclude logs from the logs at the cluster, namespace, service level. There's also support for excluding specific regexes if you need extra control.