Get full tracing and RED Metrics with zero code changes
for 20% of the price.
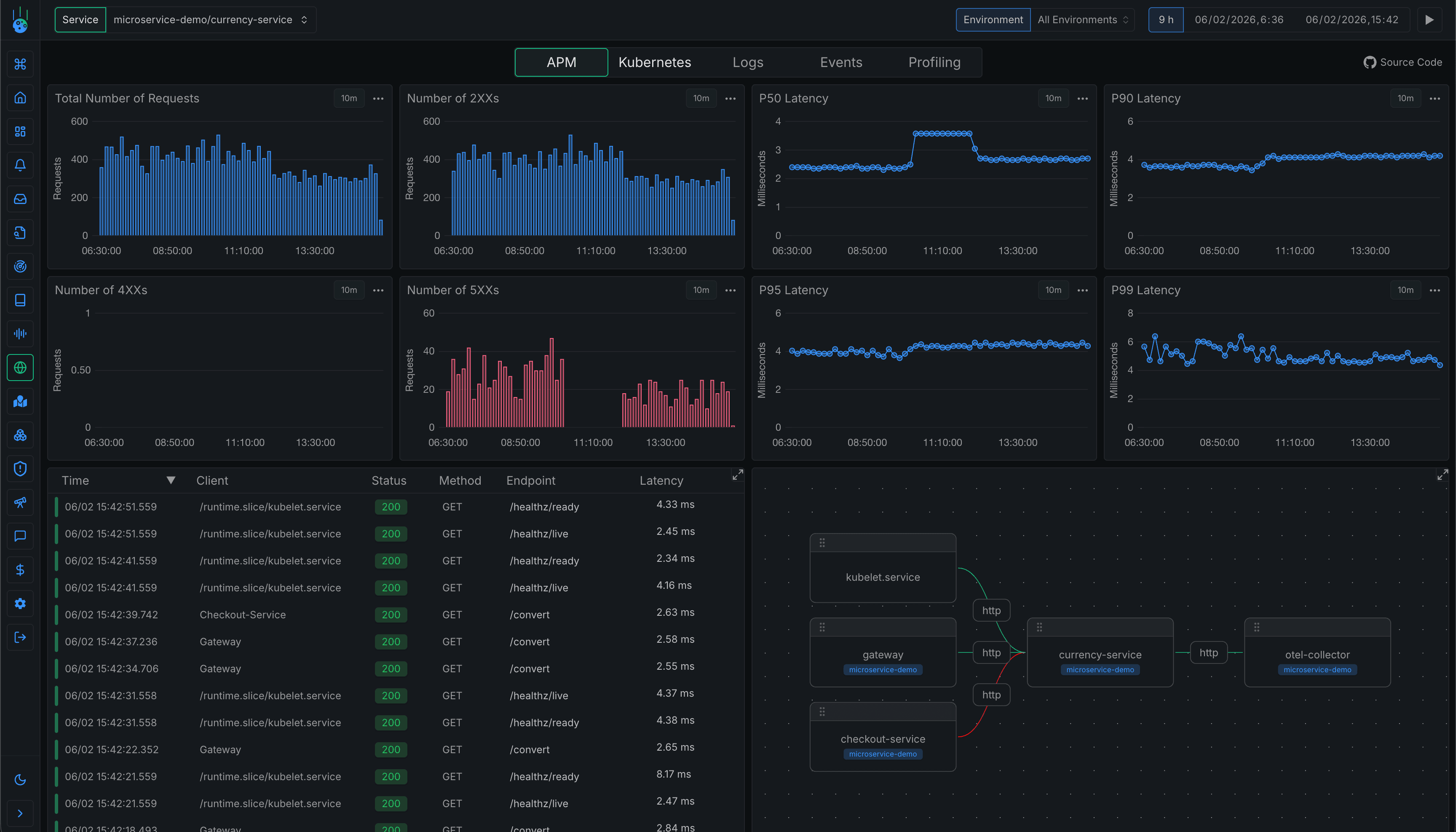
Rate, Error, Duration (RED) metrics are automatically collected and visualized for every service in your cluster, whether you own the code or not.


See how your cluster works. Visualize your entire service mesh automatically.
Full distributed tracing across your entire stack with 100% OpenTelemetry compatibility.

Cost Effective
Our efficient eBPF-based approach and optimized storage can cut your observability costs by up to 90%.
Based on typical start-up usage
* Approximate cost. Precise costs depend on the specific use case and any discounts.
** Assumes a single span is ~100 bytes. Updated July 2025.
Start monitoring your Kubernetes applications now.
SUPPORT
Frequently Asked Questions About Kubernetes APM
Everything you need to know about the product and billing. Can't find the answer you're looking for? Ask us on our Slack Community.
Metoro uses eBPF technology to monitor your applications at the kernel level. This means we can capture performance data, traces, and metrics without requiring any code changes or restarts to your applications. The eBPF programs run safely in the kernel and collect telemetry data automatically.
Metoro's eBPF-based approach has minimal overhead, typically less than 1% CPU usage. Since we operate at the kernel level, there's an almost unmeasurable additional latency added to your application requests. We're on the hotpath for a handful of micro-seconds.
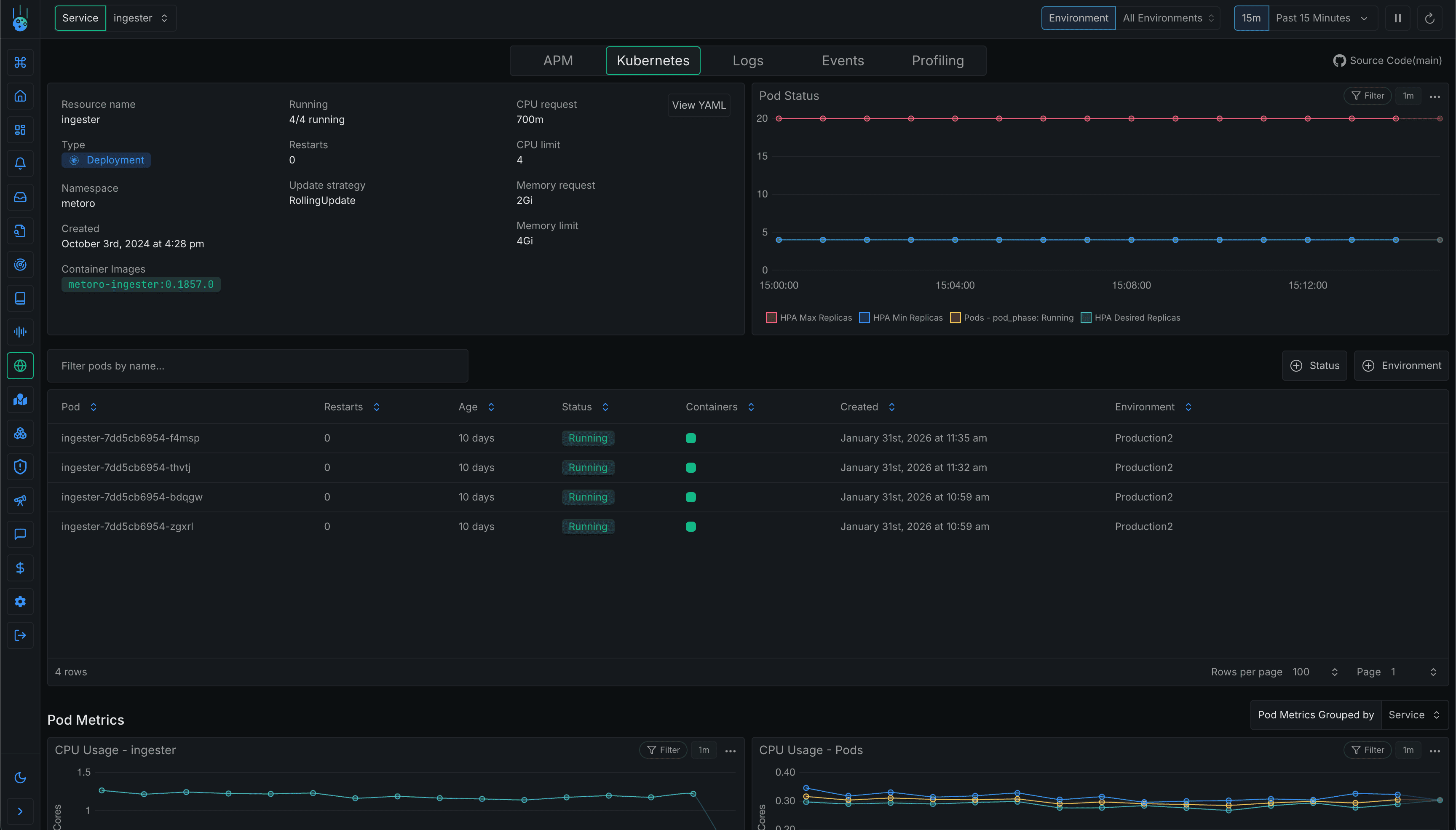
Metoro APM collects a comprehensive set of metrics including: request latencies (p50, p90, p99), error rates, throughput, CPU usage, memory utilization, network I/O, and detailed traces of service interactions. We also capture Kubernetes-specific metrics about your pods, deployments, and cluster health.
Yes, Metoro APM can monitor applications across multiple Kubernetes clusters simultaneously. This gives you a unified view of your applications' performance across your entire infrastructure.
Yes, Metoro APM supports sending custom spans to our backend. We have a full otel compatible API so you can just use any otel collector.