Monitor service availability 24/7 with intelligent health checks and keep everyone informed with beautiful status pages.
Monitor from multiple geographic locations to ensure global availability and eliminate false positives
Check your services every minute with customizable intervals down to 30 seconds for critical services
Beautiful, customizable status pages to keep your customers informed about service health
Intelligent alerts with escalation policies, maintenance windows, and multi-channel notifications
Simulate user journeys and API workflows to catch issues before your customers do
Track uptime trends, response times, and SLA compliance with detailed historical data

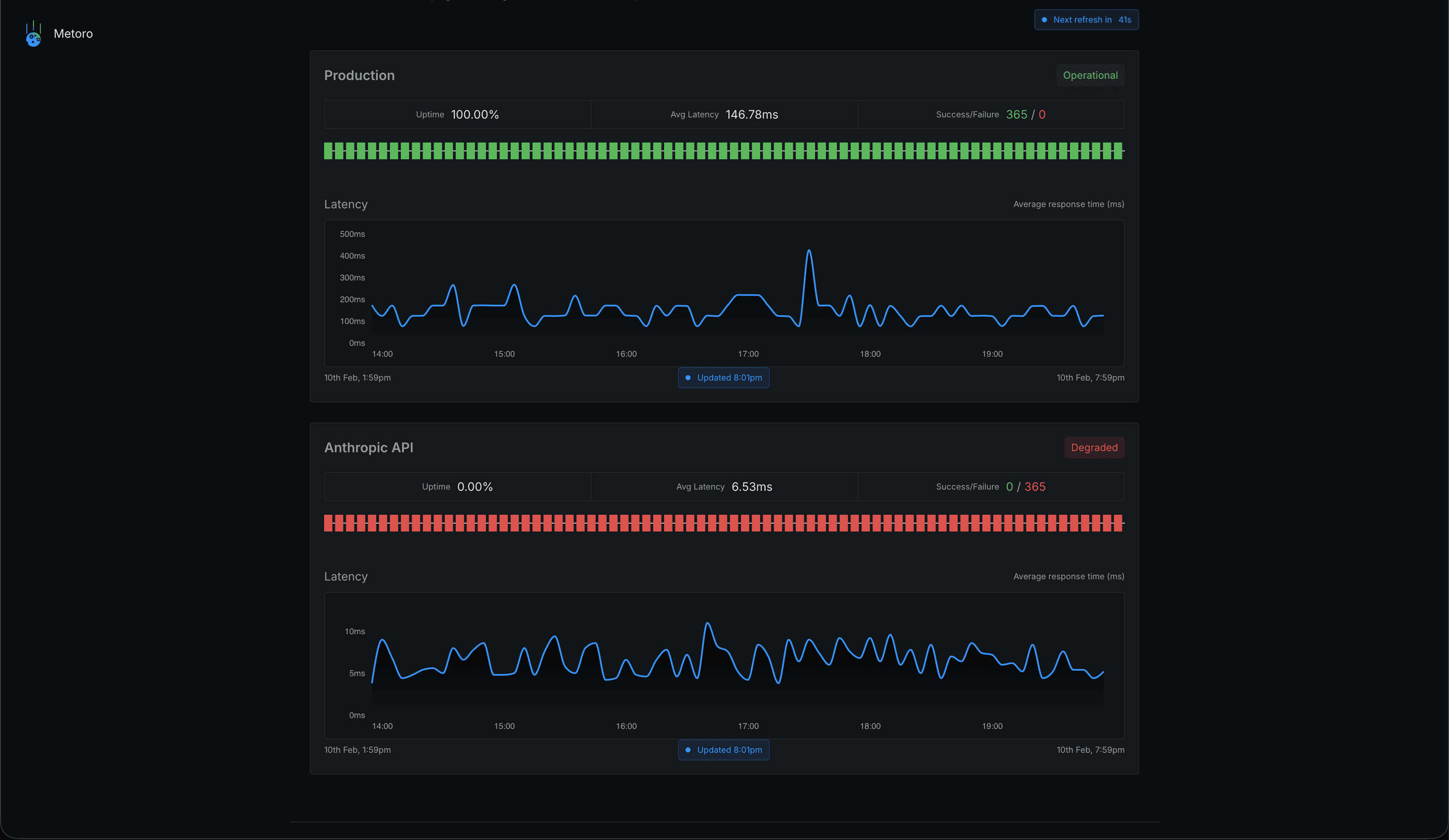
Comprehensive monitoring across all protocols and service types. From simple HTTP checks to complex health endpoint validation.
Keep your customers informed with professional status pages that showcase your commitment to transparency and reliability.

Join hundreds of teams who trust Metoro to keep their services online and their customers happy.
SUPPORT
Frequently Asked Questions
Everything you need to know about the product and billing. Can't find the answer you're looking for? Ask us on our Slack Community.
Metoro performs health checks on your services using multiple strategies including HTTP/HTTPS checks, TCP port monitoring, and custom health endpoints. We monitor from multiple locations to ensure accuracy and eliminate false positives.
Yes! Create customizable public status pages to keep your customers informed about service availability. Include current status, historical uptime, scheduled maintenance, and incident updates all in one place.
Get instant notifications via Slack, PagerDuty, email, webhooks, and more. Configure alert escalation policies, maintenance windows, and smart alerting to reduce alert fatigue while ensuring critical issues are never missed.