Create powerful dashboards and monitor your applications with few clicks.
Build customizable dashboards with drag-and-drop widgets or pre-built templates—import Grafana dashboards in one click.


Collect and visualize all types of metrics from your Kubernetes infrastructure automatically.
Effortlessly migrate your existing Grafana dashboards to Metoro with one click.

Cost Effective
We do a lot of work to compress all metrics by an average of 90x at rest. We can pass those savings on to you.
Based on typical start-up usage
* Approximate cost. Precise costs depend on the specific use case and any discounts.
** Assumes 1 point per timeseries per minute. Updated July 2025.
Start creating powerful dashboards for your Kubernetes infrastructure today.
SUPPORT
Frequently Asked Questions About Kubernetes Dashboards
Everything you need to know about the product and billing. Can't find the answer you're looking for? Ask us on our Slack Community.
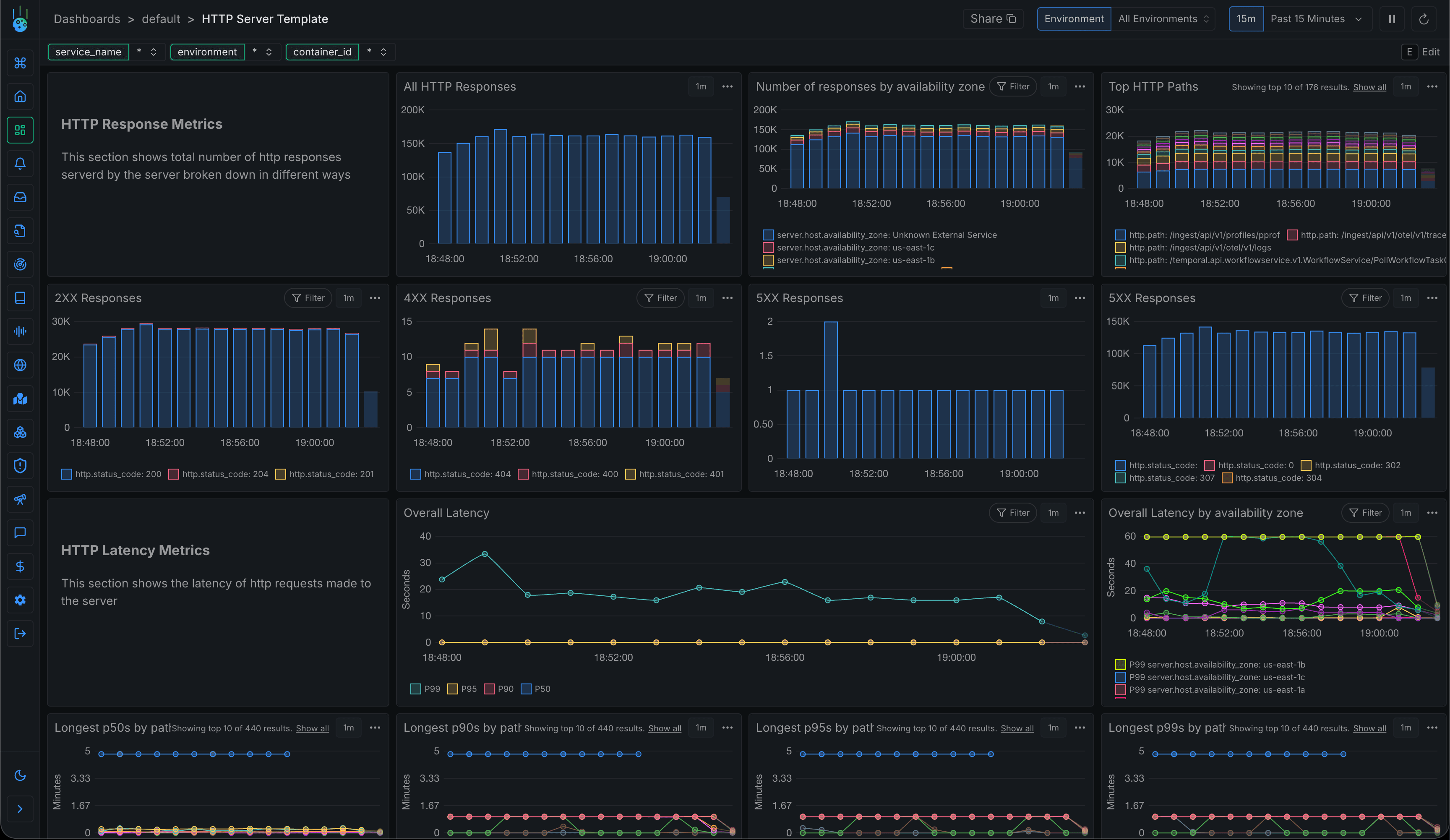
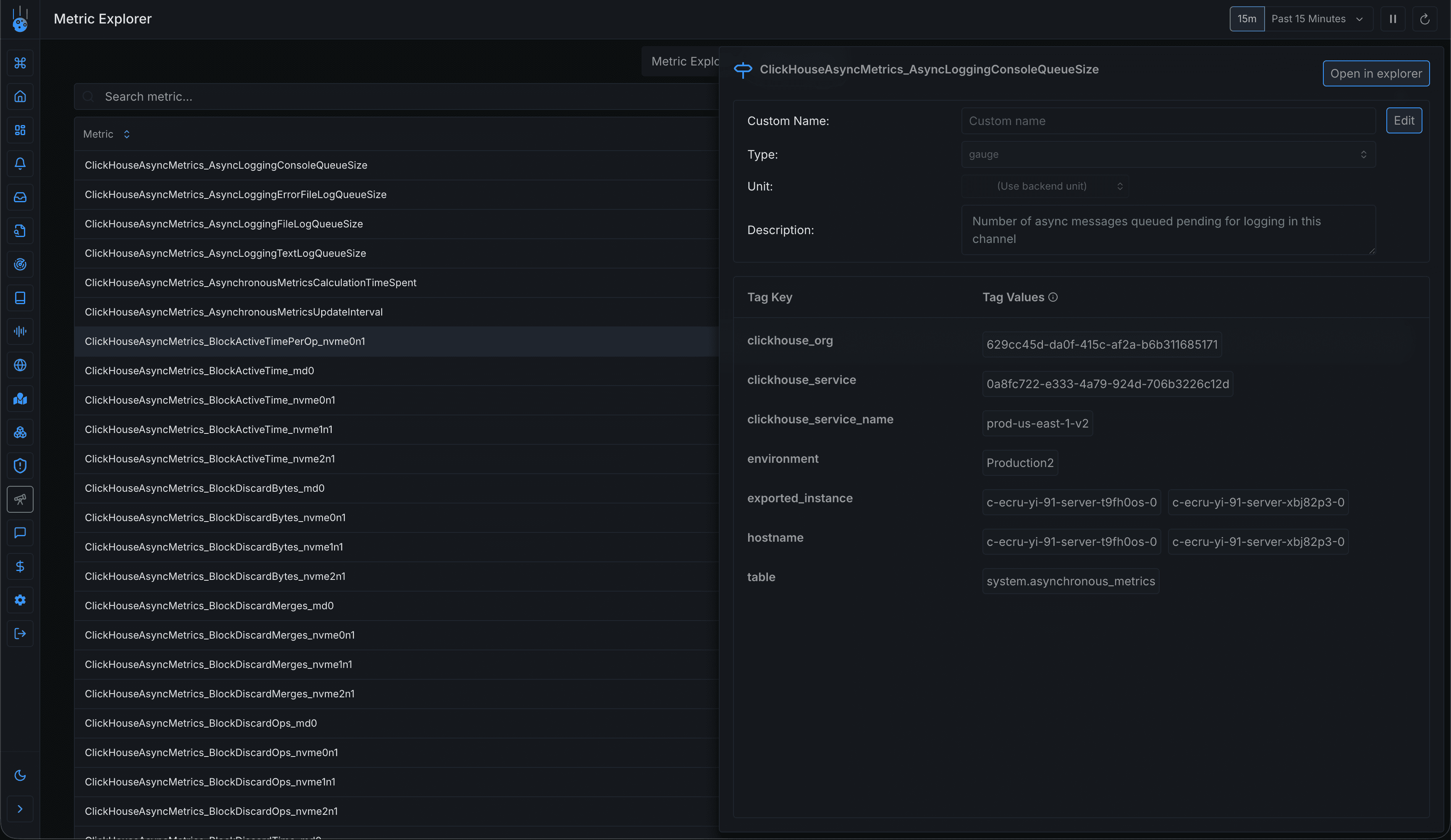
Metoro collects two types of metrics: 1) eBPF metrics from in-cluster agents that provide detailed container-level information about network, disk, CPU, memory, and node-level metrics, and 2) Prometheus metrics that are scraped from your services, allowing you to visualize existing Prometheus metrics alongside other observability data.
Creating dashboards in Metoro is simple. Navigate to the dashboards view, click the 'Create Dashboard' button, and use the chart creation wizard to add widgets. You can search for metrics, select aggregations and filters, and customize chart appearances. Dashboards can be shared via unique URLs.
Yes, Metoro supports sending custom metrics via the Metoro exporter running in each cluster over the OpenTelemetry HTTP specification. Simply send your metrics to the Metoro exporter endpoint, and they'll be available for charting and visualization like any other Metoro-produced metric.
Dashboard variables allow you to dynamically apply filters to charts. You can create variables with default values and make them overrideable, letting users customize the dashboard view for their session. This is useful for building generic dashboards that can be filtered for specific services, databases, or other components.
Metoro dashboards support various chart types including line and bar charts. You can create widgets to display any type of metric data, group related widgets together, and organize them on a canvas. Charts can be configured with filters, aggregations, and custom appearances.