Top 12 AI SRE Tools in 2026
Discover the top AI SRE tools and compare their features and capabilities.
Just as Claude Code, Cursor, and Codex are changing the way we write code, AI SRE tools are changing the way we fight incidents. This guide will help you understand what AI SRE tools are out there and compare their features and capabilities.
If you want to learn what we mean by an "AI SRE" and how it can help you, check out what is an AI SRE post.
Looking for a quick comparison? Jump directly to the comparison table if you're not interested in reading about each tool individually.
Categories
We group these tools into three categories based on their data access model:
Observability platform with an AI SRE: Native telemetry access; depends on integrations for incident history.
Incident management platform with an AI SRE: Native incident and resolution history access. Depends on integrations for access to telemetry.
Standalone AI SRE: Depends on integrations for both telemetry and incident data.
1. Metoro
Observability platform with an AI SRE
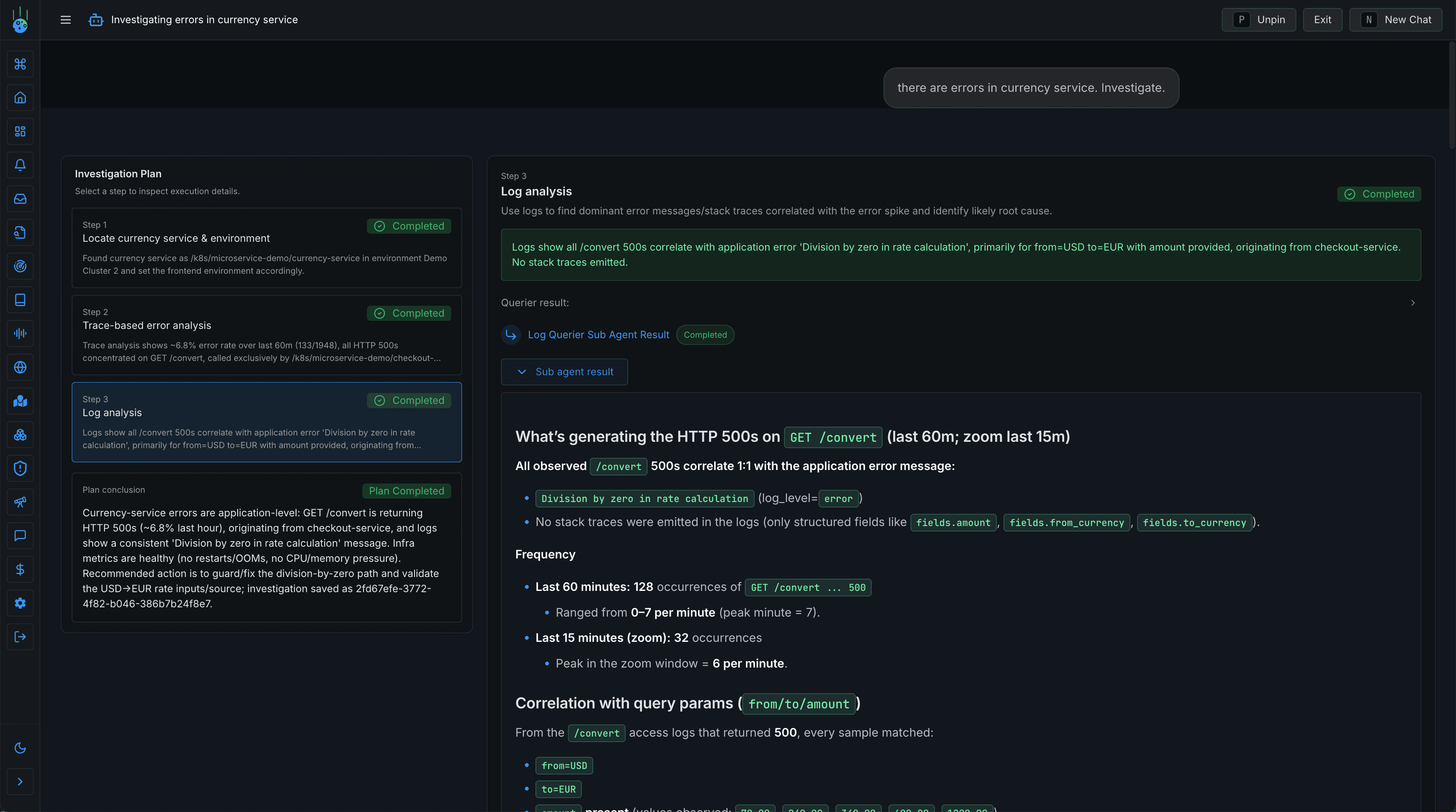
Metoro is an AI SRE designed specially for Kubernetes environments. Metoro can autonomously detect issues, root cause them, and raises PRs for fixes. Metoro's main differentiator is using eBPF technology to automatically instrument every service and operation, resulting in accurate, complete and unified data model for traces, metrics, logs, profiling and deployment data that AI can query and analyze.
- Unified data model with eBPF generated telemetry increases accuracy of RCA and fixes.
- Under 5 minute setup and works from day one. Does not depend on existing telemetry instrumentation to work.
- AI-powered deployment verification can catch slow killer issues that manual rollback monitors can't.
- Being an observability backend, Metoro can leverage the full breadth of telemetry data available without needing integrations and being limited by sampling or API limits.
- Cross-domain context (code + infrastructure + telemetry) used for accurate RCA.
- Kubernetes-centric; value may drop for non-k8s environments.
- eBPF-based approaches typically require kernel/privilege compatibility
Pricing: Bundled with platform
Availability: Self-service onboarding with one month free trial
2. Cleric
Standalone AI SRE
Cleric is an AI SRE agent that continuously learns from every incident. It operates through three systems: automatic service mapping, parallel hypothesis testing with confidence tracking, and continuous learning that captures institutional knowledge.
- Works across different monitoring and incident management tools.
- Self-learning from past incidents.
- Integrates with 10+ observability and incident tools (Datadog, Elastic, Grafana, Prometheus, etc.).
- As Cleric depends on integrations, its output is only as good as integration coverage and the telemetry quality (missing context = weaker diagnoses).
- Longer setup time as it needs to integrate with various systems.
- No automated fix generation (recommendations only).
Pricing: Contact sales
Availability: 14-day free trial (no self-service)
3. Traversal
Standalone AI SRE
Traversal uses causal machine learning and reinforcement learning to analyze failures in complex distributed systems. Instead of forcing a single answer, it returns a few candidate root causes with confidence levels. Confidence layers differentiate between high-confidence "Bullseye RCA" (>90% accuracy) and broader "Directional RCA" for exploration.
- Works across mixed observability stacks (27+ monitoring tools).
- Focus on end-to-end incident outcomes with auto-generated post-mortems.
- Dynamic dependency mapping without manual instrumentation.
- On-prem support, bring-your-own-model, no agents or sidecars required.
- Similar to Cleric, its output is only as good as integration coverage and the telemetry quality (missing context = weaker diagnoses).
- Longer setup time as it needs to integrate with various systems.
Pricing: Contact sales
Availability: No self-service, no public free trial
4. Hawkeye (by Neubird)
Standalone AI SRE
Hawkeye is an Agentic AI SRE offered by Neubird to reduce the cost of IT incidents.
Main differentiator of Hawkeye is also self-learning capabilities (like Cleric) by building a knowledge base using a vector database. To not store sensitive telemetry data, the past incidents and runbooks are stored as an embedding in the vector database.
- Platform-agnostic; correlates data from multiple monitoring tools.
- Ability to collapse many alerts (multiple signals) into one actionable incident to reduce number of investigations running (and cost).
- Strong emphasis on security and privacy with embedding-based storage.
- Budget predictability with pay per investigation pricing and pay as you go model.
- Similar to other tools in its category, its output is only as good as integration coverage and the telemetry quality.
- Longer setup time as it needs to integrate with various systems.
Pricing: $25/investigation
Availability: Self-service onboarding with free trial
5. Phoebe AI
Standalone AI SRE
Phoebe AI positions themselves as a proactive solution, rather than reactive. Instead of only investigating firing alerts, it continuously monitors live data to find issues and generate pre-emptive fixes.
- Connects to various monitoring systems regardless of vendor.
- Less dependency on manual alerting systems to detect issues. Even if the alerts are not firing, Phoebe can still detect issues.
- Built and hosted in Europe.
- Similar to other tools, its output is only as good as integration coverage and the telemetry quality.
- Longer setup time as it needs to integrate with various systems.
- Limited public detail, making it difficult to assess its capabilities.
Pricing: Contact sales
Availability: No self-service, no public free trial
6. Resolve AI
Standalone AI SRE
Resolve AI provides multiple agents; one that helps root-cause and fix incidents, another focused on cost optimization, and a third that supports feature development with production context.
- Vendor-neutral; pulls data from multiple observability and incident sources.
- Pursues multiple hypotheses in parallel and validates them against evidence.
- Separate scenario coverage with multiple agents for incidents, cost optimization, and feature development.
- Automated post-mortem generation for incidents.
- Requires deep integrations which can slow adoption.
- The AI SRE is only as effective as the integration coverage and the quality of the observability data it relies on.
- Limited public detail, making it difficult to assess its capabilities.
Pricing: Contact sales
Availability: No self-service, no public free trial
7. Rootly AI
Incident management platform with an AI SRE
Rootly is a modern incident management and on-call platform that also recently introduced their AI SRE agent.
- Native access to past incidents and resolution history for context-aware analysis.
- One platform for incident response, on-call, post-incident learning and automated root causing in one platform.
- As an incident response platform, Rootly already has rich incident context, requiring fewer external integrations than standalone AI SRE tools.
- Predictable cost with clear per user pricing.
- Automated root cause analysis capabilities are limited by the depth and quality of the observability data available through its integrations.
- Limited public detail, making it difficult to assess its capabilities.
Pricing: Contact sales
Availability: Self-service onboarding with 14-day free trial
8. Pagerduty GenAI
Incident management platform with an AI SRE


PagerDuty offers separate specialized AI Agents that tackle toil tasks. Few of their agents are:
- SRE Agent: Finds root causes and suggests fixes for incidents.
- Scribe Agent: Transcribes incident meetings and post them on the incident channel.
- Shift Agent: Manages scheduling of on-call rotations.
- Insights Agent: Analyzes data across other tools and provides insights.
- Flexible and customizable AI agents for different use cases.
- Rich past-incident context as a result of being an incident response platform.
- Mature ecosystem with a high number of integrations available.
- Similar to Rootly, root causing capabilities are limited by the depth and quality of the observability data.
- The Generative AI features are only available with annual commitment (no monthly plans).
Pricing: From $415/mo (annual commitment required)
Availability: Self-service onboarding with 14-day free trial
9. Incident.io
Incident management platform with an AI SRE


Incident.io is also a modern incident management platform that offers an AI SRE agent. They put a strong emphasis on keeping the entire incident lifecycle in Slack which is perhaps their AI SRE's main differentiator.
- Deeply integrated with Slack, providing a seamless experience without context switching.
- Rich past-incident context as a result of being an incident response platform.
- Mature ecosystem with a high number of integrations available.
- Similar to Rootly, root causing capabilities are limited by the depth and quality of the observability data.
- The Generative AI features are only available with annual commitment (no monthly plans).
- Limited public detail, making it difficult to assess its capabilities.
Pricing: Free tier; $15/user/mo
Availability: Self-service onboarding with free tier
10. Datadog Bits AI
Observability platform with an AI SRE
Perhaps the most well-known observability platform - Datadog. Their AI agent(s), called Bits AI, are actually three separate agents focusing on different use cases:
- Bits AI SRE: autonomous alert investigations with "zero setup", promising fast root cause analysis. It learns over time. When an alert fires, Bits AI pulls telemetry data from Datadog to investigate the root cause.
- Bits AI Dev Agent: Identifies high-impacting incidents (such as high 5XX errors) investigations and opens pull requests to fix them.
- Bits AI Security (in Preview): Autonomously investigates Cloud SIEM alerts.
Since this is not a security-focused post, we will focus on Bits AI SRE and Dev Agent.
- Unlike third-party AI tools that rely on integrations (which may sample data or have API limitations), Bits AI operates on Datadog's complete, unfiltered telemetry. This is the main strength.
- Tight coupling with Datadog telemetry means no setup required (if you're already using Datadog).
- Most valuable if you're already standardized on Datadog; less useful with a mixed monitoring stack.
- Investigations are metered, so costs can escalate quickly for teams with noisy alerts.
- Bits AI can only analyze what's instrumented; gaps in traces, logs, or metrics will limit its root cause accuracy.
Pricing: ~$30/investigation
Availability: Self-service onboarding with 14-day free trial
11. Observe AI SRE
Observability platform with an AI SRE


Observe is an observability platform that explicitly markets their "AI SRE" built on an O11y (observability) context graph and unified data lake, to apply entity relationships for accurate RCA. Unlike other agents, they adopted a chat-based approach rather than autonomous investigations.
- Direct access to telemetry without API limits or sampling.
- Having a unified data model for AI SRE to use is their main differentiator and strength.
- Comes with an MCP server for allowing troubleshooting from Cursor.
- Lacks autonomous investigation capabilities as they have prompt-based approach.
- If you are not already using Observe, migration cost can be high for adopting an AI SRE agent.
- Similar to other observability platforms with an AI SRE agent, the output quality depends on breadth/quality of ingested telemetry.
- Does not offer automated fix generation.
- Limited public detail, making it difficult to assess its capabilities.
Pricing: Contact sales
Availability: Self-service onboarding with free trial
12. Agent0 by Dash0
Observability platform with an AI SRE
Agent0 is Dash0's agentic AI platform. There are a few specialized agents covering incident triage, PromQL query assistance, and OpenTelemetry onboarding/instrumentation guidance. Agent0 is positioned not as a "first-responder" but more as a co-pilot during incidents for assistance.
- Being an observability backend, Agent0 can leverage the full breadth of telemetry data available.
- Specialization by task (triage vs query building vs onboarding) is a practical design choice vs one generic assistant.
- PromQL assistance that also explains query logic can reduce toil and improve correctness for less experienced on-call engineers.
- Specialized agent for helping with instrumentation means less friction for onboarding new services.
- Onboarding requires migrating to Dash0 as your observability backend.
- Value is highest if you're using Dash0 as your observability backend.
- Lacks autonomy as they adopted a chat-based approach rather than autonomous investigations.
- Does not offer automated fix generation.
- Without code-level visibility, Agent0's root cause analysis is limited to telemetry signals. It can't correlate issues to specific code changes.
Pricing: Bundled with platform
Availability: Self-service onboarding, free while in beta
Comparison of AI SRE tools Table
| AI SRE Tool | Pricing | Free to try | Issue detection | Root cause analysis | Alert Triage | Code fixes | Deployment Verification Checks | Runbook following | Updating runbooks | Creating post mortem |
|---|---|---|---|---|---|---|---|---|---|---|
| Metoro | Bundled w/ platform | ✅ Free trial | ✅ | ✅ | ✅ | ✅ | ✅ | ✅ | ||
| Cleric | Contact sales | ✅ 14-day trial | ✅ | ✅ | ✅ | |||||
| Traversal | Contact sales | ✅ | ✅ | ✅ | ✅ | ✅ | ||||
| NeuBird AI | $25/investigation | ✅ 14-day trial | ✅ | ✅ | ✅ | |||||
| Phoebe AI | Contact sales | ✅ | ✅ | |||||||
| Resolve AI | Contact sales | ✅ | ✅ | ✅ | ✅ | |||||
| Rootly AI | Contact sales | ✅ 14-day trial | ✅ | ✅ | ✅ | ✅ | ||||
| PagerDuty AI | From $415/mo | ✅ 14-day trial | ✅ | ✅ | ✅ | ✅ | ✅ | ✅ | ||
| Incident.io | Free tier; $15/user/mo | ✅ Free tier | ✅ | ✅ | ✅ | ✅ | ✅ | |||
| Datadog Bits AI | ~$30/investigation | ✅ 14-day trial | ✅ | ✅ | ✅ | |||||
| Observe AI | Contact sales | ✅ Free trial | ✅ | |||||||
| Agent0 by Dash0 | Bundled w/ platform | ✅ Free in beta | ✅ | ✅ |
Note: Pricing and features may change over time. I will be regularly updating this post to reflect any changes.
Conclusion
The right AI SRE tool depends on your stack. If you already use an observability platform, check if it offers AI features. Native telemetry access typically means better root cause analysis. If you're on an incident management platform, their AI features leverage your incident history and runbooks. Standalone tools offer flexibility across vendors but require more integration work.
The key differentiator is data access. Native access beats integration-based access for depth and speed, but integration-based tools win on flexibility and ability to work across mixed observability stacks.
FAQ
What is an AI SRE tool?
An AI SRE tool is software that uses artificial intelligence to automate site reliability engineering tasks. These tools can detect issues, perform root cause analysis, triage alerts, and in some cases suggest or implement fixes autonomously. For a deeper explanation of how AI SREs work and why they exist, see our guide on what is an AI SRE.
How do AI SRE tools work?
AI SRE tools typically combine large language models (LLMs) with access to your system's telemetry data (logs, metrics, traces) and operational context. When an incident occurs, the AI analyzes patterns across this data, correlates events, and identifies likely root causes. More advanced tools can execute runbooks, query multiple systems in parallel, and even generate code fixes based on the diagnosis.
What's the difference between AI SRE and AIOps?
AIOps (Artificial Intelligence for IT Operations) is a broader term that encompasses any AI applied to IT operations, including anomaly detection, alert correlation, and capacity planning. AI SRE tools are more focused—they specifically target the incident response workflow that human SREs handle: triaging alerts, investigating issues, finding root causes, and executing remediation. Think of AIOps as a category that includes many use cases, while AI SRE tools are specialized for the incident lifecycle.
Can AI SRE tools replace human SREs?
No. Current AI SRE tools augment human engineers rather than replace them. They handle repetitive investigation work, surface relevant information faster, and can resolve common issues automatically. But complex incidents, architectural decisions, capacity planning, and reliability strategy still require human judgment. The goal is to reduce toil and mean time to resolution, not eliminate SRE roles. Teams using AI tools for SREs typically find their engineers spend less time on routine incident triage and more time on preventing incidents through better systems design.
How much do AI SRE tools cost?
Pricing varies significantly across the market. Some tools bundle AI features with their platform subscription (Metoro, Dynatrace Davis AI), while others charge per investigation (Datadog Bits AI at ~$30/investigation, NeuBird at $25/investigation). Many offer free trials ranging from 14 days to 1-2 months. See the comparison table above for a breakdown of pricing across all tools covered in this guide.
Which AI SRE tool is best for Kubernetes?
For Kubernetes-specific environments, Metoro is purpose-built for K8s and uses eBPF for automatic instrumentation of every service. Datadog and Dynatrace also have strong Kubernetes support through their broader observability platforms. Standalone tools like Cleric and Traversal can work with Kubernetes environments through their integrations with monitoring tools like Prometheus and Grafana. The best choice depends on whether you want a Kubernetes-native solution or prefer to work with your existing observability stack.