7 Best Kubernetes Observability Tools in 2026 (Tested & Compared)
Discover the top Kubernetes observability tools in 2026. Compare their up-to-date features (including AI) and find the best fit for your needs.
If you are comparing Kubernetes observability tools in 2026, the shortlist below is the practical starting point: Metoro and Coroot are the most Kubernetes-native options, Dash0 and Honeycomb are strongest for OpenTelemetry-first teams, Grafana Cloud fits teams that already know the open-source Grafana ecosystem, and Datadog or Dynatrace fit teams that want broad enterprise observability across more than Kubernetes.
This guide keeps the focus on full-stack Kubernetes observability platforms: tools that help you connect Kubernetes APM, logs, metrics and dashboards, traces, Kubernetes events, deployment history, and AI-assisted investigation into one workflow. For a more conceptual explanation of the signals and architecture behind Kubernetes observability, start with our Kubernetes Observability Guide. For production monitoring coverage and alerting guidance, read Kubernetes Monitoring. For the exact monitoring-tool buying query, use our best Kubernetes monitoring tools comparison.
Want the full feature matrix? Jump to the comparison table.
NOTE: We evaluated each tool by testing it in a demo Kubernetes environment and checking reviews on G2 to get a sense of community feedback and user satisfaction.
Quick Picks
| Tool | Best fit |
|---|---|
| Metoro | Kubernetes teams that want eBPF-based auto-instrumentation, AI RCA, and deployment verification with minimal setup |
| Coroot | Teams that want an OSS-friendly, self-hostable Kubernetes observability platform with eBPF collection |
| Dash0 | OpenTelemetry-first teams that want standards-based observability and usage-based pricing |
| Grafana Cloud | Teams already comfortable with Grafana, PromQL, Loki, Tempo, and dashboard-driven workflows |
| Datadog | Larger teams that want one broad SaaS platform for infrastructure, APM, logs, RUM, network, and security |
| Honeycomb | Engineering teams that rely on rich events, distributed tracing, and high-cardinality debugging |
| Dynatrace | Enterprises that want OneAgent auto-instrumentation, topology mapping, and AI-assisted full-stack operations |
How We Tested and Compared These Tools
We looked at each platform through a Kubernetes production lens rather than a generic observability checklist. The main criteria were:
- Kubernetes-native context: Whether the tool understands pods, deployments, services, namespaces, workloads, labels, and Kubernetes events without heavy manual modeling.
- Telemetry coverage: Whether the product covers metrics, logs, traces, profiling, Kubernetes events, and service maps in one workflow.
- eBPF or auto-instrumentation: Whether teams can get useful request, dependency, and runtime visibility without changing every service.
- AI RCA: Whether AI features help with real root cause analysis, not just summarization.
- Deployment verification: Whether the platform can connect rollout changes to telemetry regressions, especially for teams using frequent Kubernetes deployments. See our guide to AI deployment verification for the underlying workflow.
- OpenTelemetry support: Whether you can bring or export OTLP data without committing fully to a proprietary instrumentation path.
- Setup effort: How much cluster installation, code instrumentation, dashboard setup, backend tuning, and ongoing maintenance the platform requires.
- Pricing posture: Whether pricing is predictable for Kubernetes teams or depends heavily on host counts, indexed logs, custom metrics, spans, events, queries, or add-ons.
- Deployment options: Whether the platform is SaaS only, self-hosted, BYOC, managed private cloud, or on-prem.
Tool Categories
We split the seven tools into two main categories:
-
Specialized Kubernetes observability platforms: Purpose-built for Kubernetes, these tools understand K8s constructs natively.
-
General full observability platforms: Full-stack observability platforms that support Kubernetes alongside other environments such as cloud, on-prem, and serverless.
Why Kubernetes needs specialized observability tools?
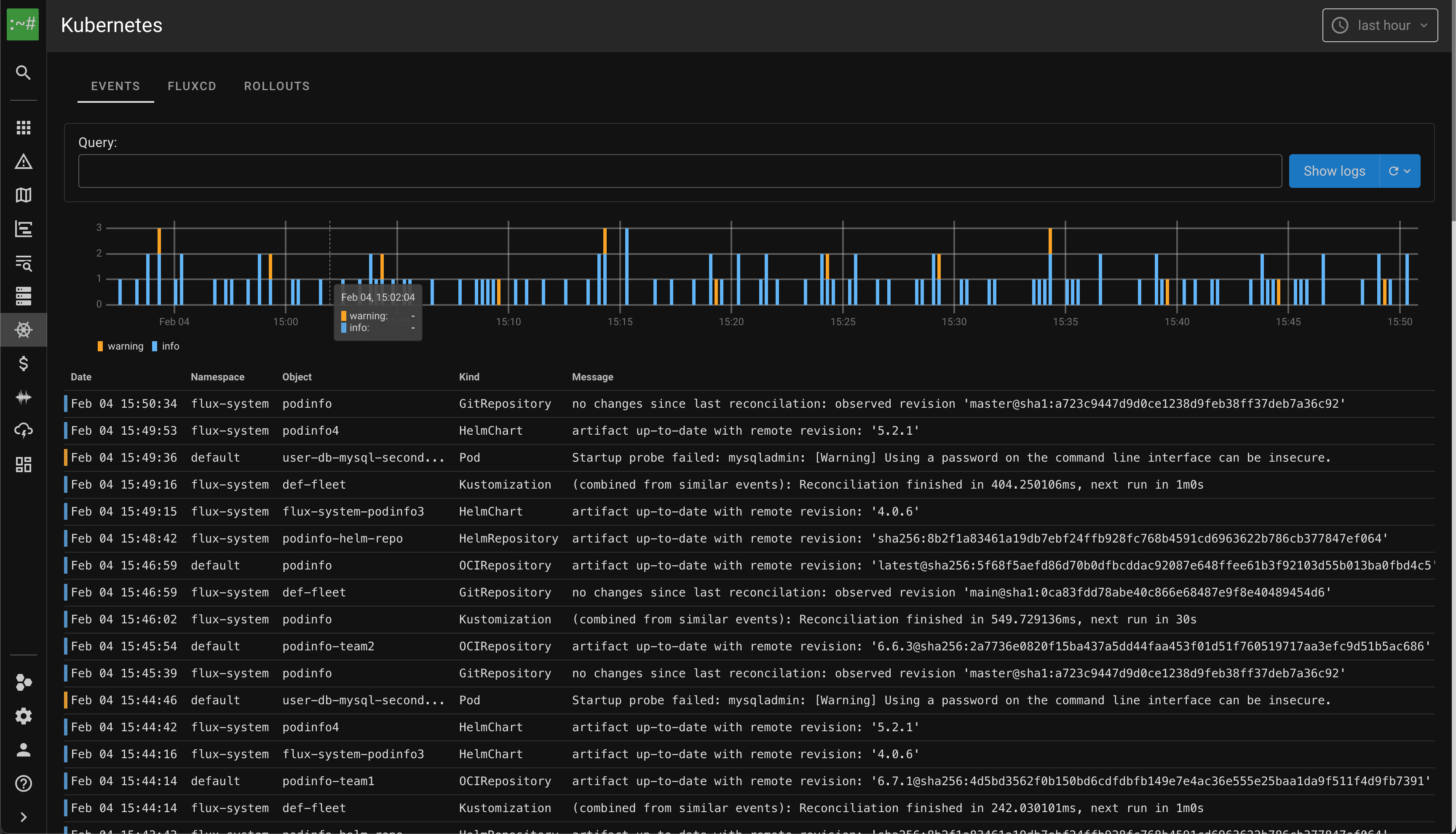
Pods disappear, services scale up and down, and a single request can hit dozens of microservices. Traditional tools were not built for this. K8s also has its own telemetry signals, including Kubernetes events such as OOM kills, scheduling failures, and rollouts, that many tools ignore or ship as raw events. Every signal needs Kubernetes resource context such as workload name, namespace, pod name, and container name to be useful.
This guide focuses on full-stack observability tools. For single-pillar providers, logging-only stacks, tracing-only products, and DIY stack guidance, see our Kubernetes Observability Guide. If AI-native workflows matter more to you than Kubernetes-specific telemetry depth, compare this list with our best observability tools with AI guide or the Metoro AI SRE product page.
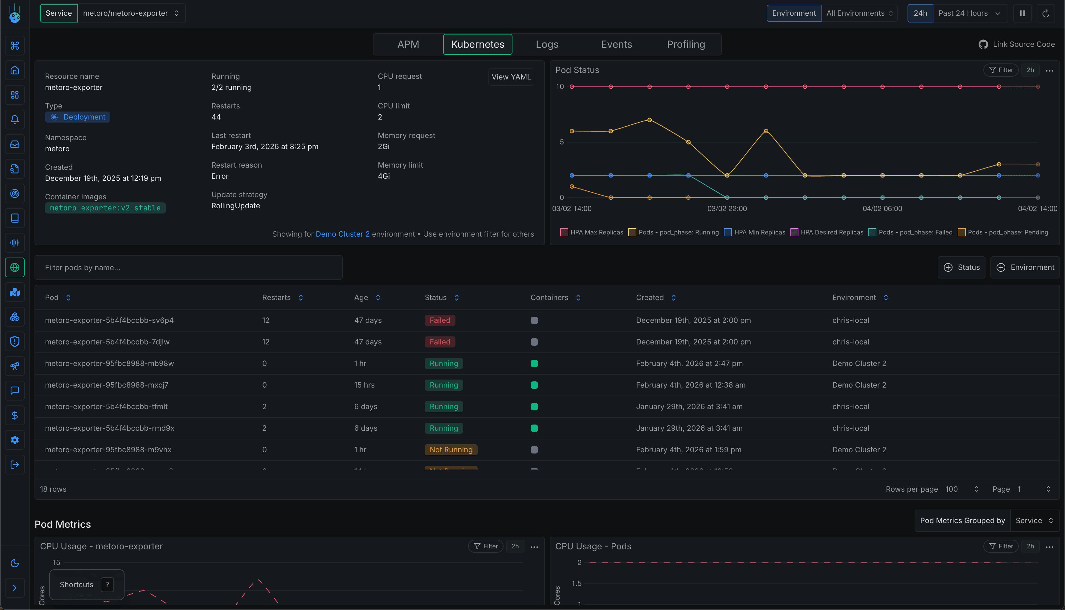
1. Metoro
Specialized Kubernetes observability platform
Pricing: $20/node/mo - includes 100GB of ingest per month per node. Excess data transfer is $0.20/GB.
Setup time: under 5 minutes.
Metoro is a Kubernetes-native observability platform that combines full-stack telemetry (metrics, logs, traces, profiling, Kubernetes events, resources, and service maps) with AI SRE workflows. One Helm install deploys the agent, and eBPF handles zero-code instrumentation across your services, third-party containers, and runtime dependencies.
The Kubernetes context is the main reason it belongs near the top of this list. Metoro records Kubernetes resource changes and events that normally expire quickly, then correlates them with runtime telemetry for investigation. The same data powers AI root cause analysis, AI deployment verification, alert investigations, and runtime-informed fix suggestions. Teams that already have OpenTelemetry can also send custom traces, logs, and metrics to Metoro rather than replacing every existing instrumentation path.
Tool complexity: Low
Differentiator(s):
- 5-minute setup with eBPF auto-instrumentation: Captures requests, queries, service dependencies, and profiling data across pods without code changes.
- Kubernetes-native telemetry model: Correlates logs, traces, metrics, profiles, resource state, YAML-derived values, and Kubernetes events.
- AI SRE workflows: Root-cause analysis, alert investigation, deployment verification, and fix suggestions from runtime telemetry and code context.
- OpenTelemetry compatible: Bring custom OTLP traces, logs, and metrics when you already have instrumentation.
- Predictable Kubernetes pricing: Per-node pricing is easier to estimate than plans based on indexed log volume, custom metric cardinality, and span retention.
Don't use if:
- Not running Kubernetes (purpose-built for K8s only).
- Using GKE Autopilot or environments that restrict DaemonSets/eBPF.
- Require completely open-source solution with no proprietary components.
Deployment options: Cloud (SaaS) / BYOC (your VPC, managed by Metoro) / On-prem (air-gapped supported).
2. Coroot
Specialized Kubernetes observability platform
Pricing: $1/CPU core/month. OSS available.
Setup time: Minutes
Coroot is an open-source observability platform with eBPF-based auto-instrumentation. It combines metrics, logs, traces, and continuous profiling with SLO-based alerting and cloud cost monitoring. AI-powered root cause analysis identifies issues and suggests fixes, while deployment tracking compares performance across K8s rollouts.
Tool complexity: Low
Differentiator(s):
- Open-source core: Apache 2.0 licensed, self-hostable.
- AI root cause analysis: Turns hours of debugging into minutes.
- eBPF-based collection: Useful for teams that want Kubernetes visibility without instrumenting every service manually.
- Cost monitoring: Breaks down which apps drive cloud costs.
Don't use if:
- Running high-scale environments with many containers. Coroot's architecture relies on Prometheus (coroot-prometheus) which struggles with high cardinality metrics common in large Kubernetes clusters. Each unique label combination creates a time series consuming ~3-4KB of memory – at 10 million series, you need 30-40GB RAM just for series overhead.
- Want minimal operational overhead. You need to manage both Prometheus and ClickHouse backends, each with their own scaling, tuning, and maintenance requirements.
- Need visibility into ingress traffic from outside the cluster. Coroot's eBPF tracing captures connections where the client is instrumented, so incoming requests from external sources (outside your cluster) won't show server-side trace data or request breakdowns (2XX/4XX/5XX).
- Using service meshes with BoringSSL (Istio/Envoy). eBPF-based TLS tracing has limitations with statically linked SSL libraries – Envoy statically links BoringSSL with stripped binaries, making trace capture unreliable.
Deployment options: Self-hosted (open-source) or Coroot Cloud (SaaS).
3. Dash0
General full observability platform
Pricing: Usage-based (~$0.20/M metrics, ~$0.60/M logs & traces).
Setup time: Minutes to a few hours (depending on existing OTel setup)
Dash0 is a platform built on open standards (OpenTelemetry, PromQL, Perses). It correlates Kubernetes metrics, logs, and traces with APM, infrastructure monitoring, and log management in one product. Its AI SRE agents help with OTel instrumentation, explain PromQL queries, and assist during incidents.
Tool complexity: Medium. (Requires familiarity with OTel/PromQL)
Differentiator(s):
- Open standards & portability: 100% OpenTelemetry compatible and PromQL support.
- Strong fit for OTel-first teams: Works well when you want your telemetry model to stay close to open standards.
Don't use if:
- You need fast setup and don't want to spend time with manual instrumentation of every service in your cluster.
- You need an on-prem or self-hosted deployment.
- Your team requires a large ecosystem of third-party integrations (newer player with fewer built-in integrations).
Deployment options: Cloud SaaS only (multi-tenant or AWS Marketplace). No self-hosted edition.
4. Grafana Cloud
General full observability platform
Pricing: From $19/mo + usage. Metrics: $6.50/1k series; logs, traces, and profiles use process/write/retain GB pricing.
Setup time: Days to weeks. Highly relies on instrumentation and configuration
Grafana Cloud is a managed observability stack built around open-source tools: Mimir (metrics), Loki (logs), Tempo (traces), and Pyroscope (profiling), all visualized through Grafana dashboards. It includes synthetic monitoring (k6) and frontend RUM (Faro). Prebuilt K8s dashboards cover node resources, pod health, and cluster-to-container visibility.
Tool complexity: High. Flexible UI but requires PromQL/LogQL knowledge. Powerful but steep learning curve to unlock full capabilities.
Differentiator(s):
- Open-source alignment: Managed "LGTM" stack with no proprietary agents.
- Extensibility: Plugin ecosystem connects third-party data (databases, cloud services, GitLab, Jira, etc.) for single-pane correlation.
Don't use if:
- You prefer no-configuration solutions (still requires setting up data collection and building dashboards).
- You have a very high volume and cardinality of metrics data. (Known scaling problems with Prometheus)
- You need 24×7 support included (free/pro tiers have limited support).
Deployment options: Cloud SaaS / BYOC / Self-managed OSS components available.
5. Datadog
General full observability platform
Pricing: ~$15/host/mo (infra) + ~$31/host/mo (APM) + ~$0.10/GB logs. Many add-ons (RUM, security, network) for extra.
Setup time: Under an hour. Helm chart deploys DaemonSet agent that auto-discovers pods and collects metrics/logs. Requires custom instrumentation for traces and APM.
Datadog is a comprehensive cloud monitoring and APM platform offering end-to-end visibility: Kubernetes cluster metrics to application traces to front-end performance. APM includes flame graphs and Continuous Profiler for always-on CPU/memory profiling. "Logging without Limits" lets you index what matters and archive the rest. Watchdog and Bits AI automatically surface issues and can explain/remediate incidents.
Tool complexity: Complex. Polished UI but the breadth of features can be overwhelming. Tuning for cost (which logs to index, custom tags) requires planning.
Differentiator(s):
- Comprehensive platform: Infra, APM, logs, RUM, synthetics, database monitoring, network, security, CI/CD visibility – all in one.
- 600+ integrations for AWS, databases, queues, and virtually any service.
- Fast query performance (at a cost with query-based pricing dimension)
Don't use if:
- Budget is a primary concern.
- Datadog can become expensive quickly once infrastructure, APM, logs, custom metrics, profiling, RUM, security, and AI add-ons are combined.
- Teams often need active cost governance around indexed logs, trace retention, custom metrics, and add-ons.
- Teams may sample logs/traces to keep costs down and lose some end-to-end visibility as a result.
- Query-based pricing dimension makes it difficult to predict costs.
- Strict on-prem/air-gapped requirements (primarily SaaS, no general self-hosted option).
- You don't want vendor lock-in. Datadog can ingest OpenTelemetry data, but the core platform, query model, dashboards, and pricing model are proprietary.
- You need simplicity. The breadth of features can be overwhelming for minimal use cases.
Deployment options: Cloud SaaS (multi-tenant, multi-region). FedRAMP environment for US Gov. No self-managed version. Agent deployed via Helm/Operator in your cluster.
6. Honeycomb
General full observability platform
Pricing: Event-based. ~$130/mo for 100M events.
Setup time: Hours to days. Custom instrumentation required to send rich events. Separate K8s agent available for cluster data.
Honeycomb is an observability platform focused on high-cardinality, event-driven insights – built for "debugging production with data". Excels at distributed tracing and rich querying of trace/span data. Now also supports logs and metrics with a unified event store.
Tool complexity: High. Query-based UI (requires understanding your data schema).
Differentiator(s):
- Event-based pricing & high-cardinality strength: Send detailed events with many dimensions without sampling. Built for "wide" events (user IDs, feature flags, etc.) without performance penalty.
- Powerful exploratory analytics: BubbleUp heatmaps and trace spanning for rapid outlier isolation.
- Distributed tracing at scale: Ingest billions of spans, slice on any attribute with sub-second queries. Follow requests across microservices with aggregate views.
Don't use if:
- Your team can't instrument code or send custom telemetry (Honeycomb shines with rich, custom events).
- You need fully self-hosted/on-prem (SaaS primary, Private Cloud for enterprise only).
- Very cost-constrained with huge volumes of trivial logs (not designed as cheap log storage).
Deployment options: Cloud SaaS. Private Cloud (managed by Honeycomb) for compliance. No self-managed OSS version.
7. Dynatrace
General full observability platform
Pricing: Complex pricing. Please see here.
Setup time: Under an hour. OneAgent deployed as a DaemonSet auto-instruments applications at bytecode level.
Dynatrace is a platform offering full-stack monitoring from infrastructure to applications. Known for its "OneAgent" auto-instrumentation and the Davis AI engine for automatic root-cause analysis.
Tool complexity: Medium. The UI is powerful but dense. Requires understanding of the data model used by Dynatrace.
Differentiator(s):
- OneAgent auto-instrumentation: Deploy once, get full-stack visibility without code changes or SDK integration. Auto-instruments applications at bytecode level for popular languages (Java, .NET, Node.js, Go).
- Davis AI root-cause analysis: Automatically identifies the root cause of issues without manual investigation. Correlates anomalies across metrics, logs, traces, and events.
- Smartscape topology: Auto-discovered, real-time dependency map of your entire stack – from hosts to processes to services to applications.
Don't use if:
- Cost-sensitive or budget is a primary concern. High log/metric volumes (DDU costs) add up quickly. Complex pricing makes it difficult to predict costs.
- Running unusual or unsupported tech stacks (auto-instrumentation coverage varies depending on the language and framework).
- User feedback for Davis AI is mixed – many say it provides high-level summarization rather than pinpointing exact root causes.
Deployment options: SaaS (Dynatrace-managed) or Managed (Dynatrace software on your infrastructure/private cloud).
Comparison of Kubernetes Observability Tools
| Tool | Best fit | Category | Pricing posture | Setup time | Complexity | Instrumentation model | AI features | OTel support | Deployment options |
|---|---|---|---|---|---|---|---|---|---|
| Metoro | Kubernetes-native observability with fast setup, AI RCA, and deployment verification | K8s-native | $20/node/mo plus excess transfer | Under 5 min | Low | eBPF zero-code instrumentation plus OTLP ingest | ✅ RCA, fixes, deployment verification | ✅ | SaaS / BYOC / On-prem |
| Coroot | OSS-friendly self-hosted Kubernetes observability | K8s-native | $1/CPU core/mo; OSS available | Minutes | Low | eBPF collection with Prometheus and ClickHouse backends | ✅ RCA | ✅ | Self-hosted / Coroot Cloud |
| Dash0 | OpenTelemetry-first observability with PromQL compatibility | General | $0.20/M metrics; $0.60/M logs and traces | Minutes to hours | Medium | OpenTelemetry instrumentation and collectors | ✅ RCA, PromQL help | ✅ | SaaS |
| Grafana Cloud | Grafana-native teams that want managed LGTM components | General | $19/mo + usage; metrics, logs, traces, profiles billed separately | Days to weeks | High | Agent/collector/exporter setup; manual dashboards and queries | No RCA assistant in this comparison scope | ✅ | SaaS / BYOC / OSS components |
| Datadog | Broad enterprise SaaS observability across many teams and environments | General | $15/host infra + $31/host APM + logs/add-ons | Under 1 hour | High | Datadog Agent, language tracers, OTel ingest, limited eBPF network visibility | ✅ Watchdog, Bits AI SRE | ✅ | SaaS |
| Honeycomb | High-cardinality event analytics and distributed tracing | General | From $130/mo per 100M events | Hours to days | Medium-High | OpenTelemetry/manual instrumentation plus Kubernetes collector data | ✅ Query assistant | ✅ | SaaS / Private Cloud |
| Dynatrace | Enterprise full-stack observability with OneAgent and topology mapping | General | Complex; host, pod, log, trace, and telemetry usage dimensions | Under 1 hour | Medium | OneAgent bytecode/process auto-instrumentation plus OTel ingest | ✅ Davis AI RCA | ✅ | SaaS / Managed |
Pricing note: Pricing and packaging change often, especially for logs, traces, indexed events, AI investigations, and enterprise deployment options. The pricing snapshots above were checked against public vendor pricing pages on April 26, 2026, but you should verify the current vendor page before buying.
Conclusion
K8s-native platforms (Metoro, Coroot) get you running fast with stronger Kubernetes context and less manual setup. General platforms (Dash0, Grafana Cloud, Datadog, Honeycomb, Dynatrace) offer broader ecosystem coverage, but usually require more instrumentation, query knowledge, cost management, or platform configuration.
How to pick one? Start with the failure mode you are trying to fix. If the problem is missing Kubernetes context, prioritize native event/resource awareness. If the problem is slow diagnosis, prioritize AI RCA and correlated telemetry. If deployments regularly cause regressions, prioritize deployment verification. If your team already standardized on OpenTelemetry, prioritize OTel-native ingestion and portability.
Most of these tools offer a free trial or free tier. Pick 2-3 that fit your deployment model and budget, then test them against a real service rollout, a noisy log stream, and an incident-style debugging scenario.
Metoro is a strong option to start with if you want Kubernetes-native telemetry, eBPF auto-instrumentation, and AI SRE workflows in one product. You can test it yourself.
FAQ
What is Kubernetes observability?
Kubernetes observability is the ability to understand the internal state of your Kubernetes clusters and applications by collecting and analyzing telemetry data. Unlike simple monitoring (which tracks predefined metrics), observability lets you ask arbitrary questions about your system's behavior. A complete Kubernetes observability platform typically collects four types of signals: metrics (numeric measurements like CPU usage), logs (event records from containers), traces (request flows across microservices), and Kubernetes events (cluster-level occurrences like pod scheduling or OOM kills).
What are the three pillars of Kubernetes observability?
The traditional three pillars of observability are metrics, logs, and traces. However, for Kubernetes environments, many practitioners now consider Kubernetes events as a fourth pillar since they capture cluster-specific information (deployments, scaling events, resource changes) that the other three don't cover well. Some also add continuous profiling as a fifth pillar for code-level performance insights.
What is the difference between Kubernetes monitoring and observability?
Monitoring is reactive: you define what to watch (CPU > 80%, error rate > 5%) and get alerted when thresholds are breached. Observability is exploratory: you can investigate unknown issues by querying across metrics, logs, traces, profiles, Kubernetes events, and deployment changes without knowing the failure mode in advance. Monitoring tells you that something is wrong; observability helps you understand why. Most Kubernetes observability platforms include monitoring features, but a metrics-only monitoring setup does not provide full observability by itself.
What is the best Kubernetes observability tool?
There is no single best Kubernetes observability tool for every team. For fast Kubernetes-native setup, Metoro and Coroot are the most focused options in this list. For OpenTelemetry-first teams, Dash0 and Honeycomb are strong fits. For teams already invested in Grafana dashboards and PromQL, Grafana Cloud is usually easier to justify. For broad enterprise observability across many environments, Datadog and Dynatrace are the more mature platforms. The right choice depends on your setup effort, Kubernetes context needs, telemetry volume, AI RCA requirements, deployment model, and budget.
How do I implement Kubernetes observability?
To implement Kubernetes observability, collect and correlate data from multiple sources: 1. Node metrics: CPU, memory, disk, and network at the host level 2. Container metrics: Resource usage per container via cAdvisor, kubelet metrics, or eBPF agents 3. Kubernetes state: Pod states, deployment status, replica counts, namespaces, labels, and services 4. Application telemetry: Request rates, error rates, latencies, spans, and custom business metrics 5. Logs: Container stdout/stderr and structured application logs 6. Traces: Request flows across services via OpenTelemetry, APM agents, or eBPF auto-instrumentation 7. Kubernetes events and deployments: OOM kills, scheduling failures, rollouts, image changes, and resource changes You can assemble these components yourself with open-source projects, or use an all-in-one Kubernetes observability platform that handles collection, correlation, storage, and visualization.
Is Prometheus enough for Kubernetes observability?
Prometheus is excellent for metrics, but it is not enough for full Kubernetes observability by itself: • Metrics only: No logs, traces, or profiling without additional tools • Limited event context: Kubernetes events and rollout context need extra collection and modeling • Retention planning: Long-term storage requires systems such as Thanos, Cortex, or another backend • No automatic application tracing: Services must expose metrics or be instrumented separately • Scaling complexity: High-cardinality Kubernetes labels can increase memory and storage pressure • Manual dashboards: Teams still need to build and maintain useful Grafana views Prometheus can be a solid metrics layer. For full observability, you usually add logs, traces, profiling, Kubernetes event collection, and a backend that correlates those signals.
What is the difference between Datadog and Prometheus for Kubernetes?
Key differences: • Scope: Prometheus is a metrics system; Datadog is a managed platform for infrastructure, APM, logs, traces, RUM, security, and more • Cost: Prometheus is open source but still requires infrastructure and maintenance; Datadog uses paid host, APM, log, span, custom metric, and add-on pricing dimensions • Setup: Prometheus is self-managed and requires operational expertise; Datadog is managed SaaS with faster initial setup • Instrumentation: Prometheus relies on exporters and application metrics endpoints; Datadog uses its agent, language tracers, and OpenTelemetry ingest paths • Retention: Prometheus needs additional long-term storage architecture; Datadog retention is handled by the platform and plan configuration • Lock-in: Prometheus is open source; Datadog's platform, UI, query layer, and pricing model are proprietary Choose Prometheus if you want control and have the engineering capacity to operate the stack. Choose Datadog if you prefer a managed, broad platform and can manage the cost.
How do I choose a Kubernetes observability tool?
Consider these factors: 1. Scope needed: Metrics only, or full observability across metrics, logs, traces, profiles, Kubernetes events, and deployments? 2. Setup time: Can you invest weeks in configuration, or do you need useful data today? 3. Team expertise: Is your team comfortable with PromQL, LogQL, OpenTelemetry, and backend operations? 4. Budget: Do you prefer open source with operational overhead or commercial software with platform costs? 5. Scale: Single cluster or multi-cluster? How many nodes, pods, labels, spans, logs, and custom metrics? 6. Kubernetes-native context: Does the tool understand pods, deployments, namespaces, workloads, events, and resource changes? 7. AI and automation: Do you want AI-assisted root cause analysis, alert investigation, deployment verification, or manual investigation workflows? 8. Deployment model: Do you need SaaS, BYOC, self-hosted, private cloud, or on-prem? For teams prioritizing fast setup and Kubernetes-native context, purpose-built platforms like Metoro offer quick time-to-value. For teams with existing Prometheus and Grafana expertise, extending that stack may be more practical.
What is eBPF and why does it matter for Kubernetes observability?
eBPF (extended Berkeley Packet Filter) is a Linux kernel technology that allows running sandboxed programs in the kernel without modifying application code. For Kubernetes observability, eBPF enables: • Zero-code instrumentation: Capture HTTP requests, database queries, and network calls without adding libraries to your apps • Low overhead: Kernel-level collection can avoid some of the overhead and coordination of per-service agents • Broad coverage: Works across languages and third-party containers you cannot modify directly • Deep visibility: Can capture runtime and network data that traditional APM agents may miss In this list, Metoro and Coroot use eBPF for automatic telemetry collection. The main limitation is that eBPF depends on Linux kernel and cluster permissions, and may not work in restricted environments such as GKE Autopilot.
Can I use OpenTelemetry for Kubernetes observability?
Yes, OpenTelemetry (OTel) is the CNCF standard for observability instrumentation. For Kubernetes: • OTel Collector: Deploy as a DaemonSet, sidecar, or gateway to collect and export telemetry • Auto-instrumentation: The OTel Operator can inject supported instrumentation into pods automatically • Vendor-neutral pipelines: Send data to any compatible backend, including Metoro, Dash0, Grafana Cloud, Datadog, Honeycomb, and Dynatrace However, OpenTelemetry is primarily an instrumentation and collection framework. You still need a backend to store, query, correlate, visualize, alert on, and investigate the data. Many Kubernetes observability platforms are OTel-compatible, letting you keep OTel for collection while they handle storage and workflows.
Related reading
More Metoro articles that deepen the same topic from another angle.
Best Kubernetes Monitoring Tools in 2026
Compare Kubernetes monitoring tools including Metoro, Prometheus, Grafana, Datadog, Dynatrace, New Relic/Pixie, Coroot, Dash0, Elastic, Better Stack, and Kubernetes Dashboard.
Read article →Kubernetes Monitoring: A Practical Guide for Production Teams
Learn how to monitor Kubernetes in production across clusters, workloads, applications, networks, logs, traces, events, and alerts.
Read article →Kubernetes Observability: The Complete Guide
Learn what Kubernetes observability is and how to implement effective observability for your k8s clusters.
Read article →Best Observability Tools with AI-Powered Insights (2026)
Discover the best observability tools with AI-powered insights in 2026. Compare their latest features and find the best fit for your needs.
Read article →