6 AI Tools for Automated Alert Investigation in 2026
Compare 6 AI tools for automated alert investigation across triage depth, root cause accuracy, pricing, and native access to telemetry.
If you are looking for the best AI tool for alert investigation, these are the platforms worth evaluating. For most SRE and DevOps teams, the biggest factor is not the model itself, but the quality of context the AI can access during an investigation, including telemetry, infrastructure state, code changes, and recent deployments. In practice, tools with direct access to that context usually investigate alerts more accurately than tools that rely mainly on prompts or shallow integrations.
For most SRE and DevOps teams, the right choice depends on where the AI gets its context from:
- Metoro is strongest for Kubernetes stacks that want built-in telemetry, end-to-end setup in under 5 minutes, automated alert investigations, and code-aware remediation workflows.
- Datadog Bits AI SRE is the natural choice if Datadog already owns your telemetry stack and can give the AI native access to the evidence it needs.
- DrDroid is relevant when you want an AI SRE agent that debugs production alerts across Slack, webhooks, and existing observability tooling.
- ilert and incident.io are more compelling when the past incident history matters as much as telemetry access.
- NeuBird Hawkeye is relevant when you want investigation-centric pricing and selective automation.
That sounds subtle, but it matters in practice. Filling a context window with one log query that returns 10,000 lines is not real alert investigation. The better products retrieve the narrow slice of logs, traces, recent deploys, infrastructure state, and ownership context that matters for this alert right now.
If your broader goal is lowering recovery time across the whole incident lifecycle, start with top AI tools to reduce MTTR. If you want the broader market map beyond alert investigations specifically, read top AI SRE tools. If your main KPI is recovery time rather than category research, also read how to reduce MTTR with AI.
Looking for the shortlist first? Jump to the comparison table.
What counts as automated alert investigation?
For this guide, an automated alert investigation tool needs to do more than suppress duplicates or write status updates.
It should do most or all of the following after an alert fires:
- Pull relevant telemetry, recent changes, and infrastructure context automatically.
- Narrow the blast radius or likely owner.
- Test or rank likely explanations.
- Return a plausible root cause, evidence trail, or concrete next action.
That definition excludes three common lookalikes:
- Alert noise reduction only: grouping, suppression, routing, or threshold tuning without real post-alert investigation.
- Generic incident management: strong workflows for declarations, updates, and retrospectives, but weak technical investigation depth.
- Prompt-led observability copilots: useful assistants once an engineer asks a question, but not true first responders for an incoming alert.
- Bulk context dumping: pulling giant log windows or dashboard exports into a model without narrowing to the evidence that is actually tied to the alert.
The distinction matters because the query here is not "which AI tool helps incident response in general?" It is "which AI tool can automatically investigate alerts with high accuracy?"
Metoro
Helps most with: Alert-triggered triage, root cause analysis, remediation suggestions
Telemetry-native alert investigation for Kubernetes
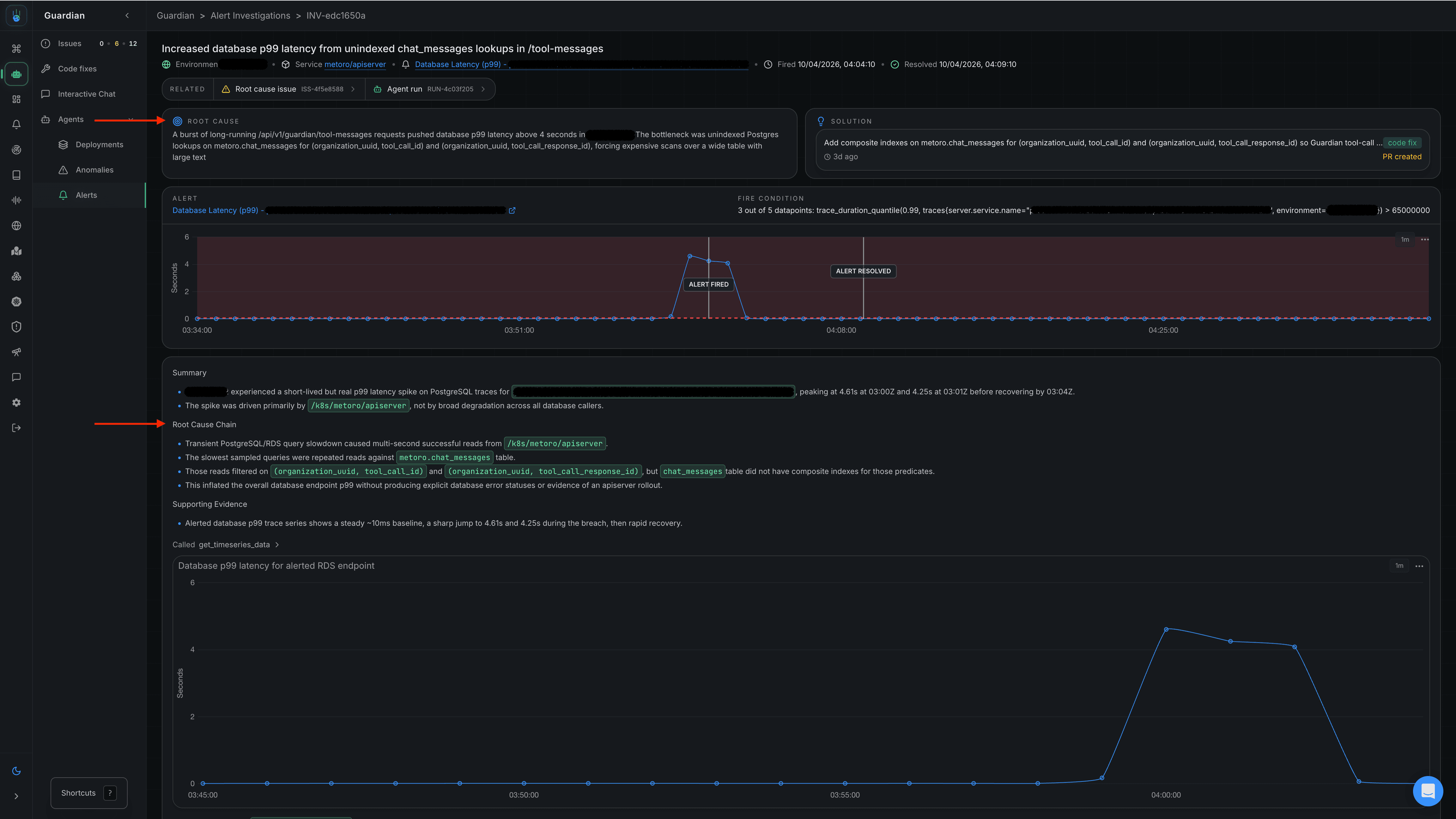
Metoro is an AI SRE platform for Kubernetes that can investigate alerts automatically. Metoro's alert-investigation docs describe a clear flow: an alert fires, Metoro gathers the alert context, recent deployments, telemetry, and Kubernetes state, decides whether the signal looks like noise or a real issue, and then continues investigating until it reaches a likely root cause. It can also accept third-party alert webhooks, not just alerts created inside Metoro.
That makes Metoro especially relevant if your main problem is not incident coordination, but the cost of manually reconstructing context across logs, traces, metrics, deployments, and Kubernetes state. The core architectural advantage is that Metoro is not only an AI layer. It is also the telemetry backend, which gives the AI broader and more consistent context from the start. That matters because accurate alert investigation is mostly a context problem: the AI needs the right evidence at the right time, not a huge generic dump of everything that happened in the cluster.
Metoro also has a setup-speed advantage. End-to-end setup takes less than 5 minutes, which is enough for Metoro to fill observability gaps with its own data layer and give the AI a more complete and consistent telemetry foundation to work with. By contrast, other approaches can take weeks or months to clean up telemetry, wire enough integrations, and write runbooks before the AI has enough context to do reliable root cause analysis. For a deeper walkthrough of the product workflow, see Metoro AI alert investigation.
- Alert investigations start automatically from the firing signal, not only from a human prompt.
- End-to-end setup takes under 5 minutes, so teams can give the AI a complete telemetry layer quickly.
- Built-in telemetry and Kubernetes context reduce blind spots from incomplete instrumentation.
- Connects investigation output to recent deployments, runtime behavior, and optional GitHub context.
- Can extend beyond diagnosis into remediation suggestions and code-fix workflows.
- Best fit is Kubernetes-heavy environments; the case is weaker outside that operating model.
- Not a full incident-management replacement for status pages, stakeholder comms, or broad responder workflow.
Pricing: Free tier available; Scale plan starts from $20/node/month
Availability: Self-service onboarding available
Datadog Bits AI SRE
Helps most with: Alert-triggered triage, root cause analysis, suggested fixes
Telemetry-native alert investigation inside Datadog
Datadog positions Bits AI SRE around autonomous investigations. Its product page says it can automatically investigate every alert the moment it fires, get to likely root cause within minutes, and speed recovery with dynamically suggested code fixes. That is a more direct fit for this query than a generic observability copilot.
Bits AI SRE is easiest to justify when Datadog is already your system of record for logs, metrics, traces, and service relationships. In that setup, the AI does not need to stitch context together through third-party APIs first. That is a real accuracy advantage, not just a convenience advantage. The system can pull tighter slices of telemetry and change context instead of stuffing a model with oversized generic log dumps. The tradeoff is the same one Datadog usually brings: the fit is strongest when Datadog already owns enough of your stack to make the AI technically deep, not just convenient.
- Clear alert-triggered investigation posture on the official product page.
- Strong native context if Datadog already owns the telemetry layer.
- Positions the AI around root cause and suggested fixes, not only summaries.
- Low adoption friction for existing Datadog customers.
- Best value depends on Datadog already being the center of your observability stack.
- Less attractive for mixed-tool environments that want a vendor-neutral layer.
- Public packaging and pricing are more dynamic than simpler seat-based tools.
Pricing: Datadog platform pricing plus Bits AI SRE pricing; see Datadog's official pricing page
Availability: Self-service onboarding with 14-day free trial
DrDroid
Helps most with: Alert debugging, agentic investigations, runbook-assisted response
AI SRE agent for production alerts
DrDroid positions itself as an AI SRE agent for incident response and root cause analysis. Its public site and docs are unusually direct about the alert-investigation workflow: DrDroid debugs production alerts, can route alerts through webhooks or Slack, supports 50+ integrations including Grafana, Datadog, AWS, and Kubernetes, and lets teams run investigations, write runbooks, and debug from Slack or the dashboard.
That makes DrDroid a stronger fit for this article than a generic incident copilot. Its public positioning is explicitly alert and investigation oriented: alert classification and grouping, agentic investigations, natural-language proactive checks, runbooks, and operational knowledge transfer. The tradeoff is that it is still an integration-led AI SRE. Investigation quality depends on which systems are connected and how much useful context those systems expose, which is why native-context tools like Metoro and Datadog still have an edge when they already own the data plane.
- Purpose-built around debugging production alerts rather than only summarizing incidents.
- Works from Slack, webhooks, and dashboard workflows instead of demanding a full platform migration.
- Public docs describe 50+ integrations across observability, cloud, Kubernetes, and incident tooling.
- Public pricing is more transparent than most AI SRE vendors in this category.
- As with other overlay models, output quality depends on the telemetry, runbooks, and systems connected into it.
- It is not a telemetry backend replacement; teams still need observability data available somewhere else.
- Some workflows are better understood as alert- or engineer-triggered investigations than a guarantee that every monitor gets deep autonomous RCA.
Pricing: Free Individual plan; Teams from $99/month; additional investigation credits at $1/credit
Availability: 15-day trial for Teams or Business features; request access
ilert AI
Helps most with: Alert triage, automated investigation, incident coordination
Incident-platform-native AI SRE with strong EU posture
ilert is an incident-management platform that now exposes AI SRE capabilities in its pricing and docs. Its pricing page describes AI credits that power autonomous incident investigation and intelligent alert triage, while also noting that AI SRE access is currently in closed beta. Its broader platform positioning is built around incident response, on-call, workflows, ITSM integrations, and status communication.
That means ilert is one of the more interesting hybrid options in this category. It is not only selling a technical investigation engine. It is selling a response workflow where alert intake, routing, investigation assistance, and comms live together. Teams that care about auditability, EU hosting posture, or replacing separate on-call and incident layers may prefer that shape to a narrower observability-native tool.
- Official pricing and docs now explicitly position the product around autonomous investigation and intelligent alert triage.
- Strong fit for teams that want AI inside incident workflow, not beside it.
- Security and hosting posture are especially relevant for EU-sensitive teams.
- AI SRE is still marked closed beta on the public pricing page.
- Investigation quality still depends on the alert and telemetry context ilert can reach.
- Less obviously optimized for telemetry-deep diagnosis than observability-native tools.
Pricing: Free tier; paid per-user plans include AI credits, with autonomous investigation features listed in closed beta
Availability: 14-day free trial
incident.io AI SRE
Helps most with: Alert triage, investigation inside chat, remediation coordination
Incident workflow first, investigation second
incident.io is a strong fit for organizations that already run incidents in Slack or Microsoft Teams and want AI inside that workflow. Its current AI SRE pages emphasize connected telemetry, code changes, fixes, root cause, and post-mortems. Its pricing page also makes the surrounding product shape clear: Basic is free forever, Team starts at $15 per user per month for Incident Response on annual billing, Pro is $25 per user per month, and On-call is an add-on starting at $10 per user per month on Team.
incident.io is in this list because it meaningfully helps with alert investigation. It is not first because its strength is less about being the most telemetry-native automatic first responder, and more about reducing context switching once an alert turns into a real incident. If your operational center of gravity is chat, responders, policies, and follow-through, that can be the right tradeoff.
- Strong Slack and Teams native incident workflow.
- Official AI SRE pages reference telemetry, code changes, fixes, root cause, and post-mortems.
- Transparent public pricing for core incident-response plans.
- Best fit is incident workflow acceleration, not the deepest observability-native RCA.
- Automation is more workflow-native than "every monitor gets a standalone autonomous investigator" out of the box.
- Technical depth depends on the systems connected into the platform.
Pricing: Basic free forever; Team from $15/user/month annually for Incident Response; Pro from $25/user/month; On-call add-ons from $10/user/month
Availability: Self-service onboarding available
NeuBird Hawkeye
Helps most with: Alert triage, autonomous investigation, investigation-centric pricing
Cross-platform AI SRE with pay-per-investigation economics
NeuBird positions Hawkeye as an AI SRE agent that detects, diagnoses, and resolves production incidents autonomously. Its public site also describes the AI SRE as triaging alerts, running playbooks, and guiding operators across AWS services and connected tooling. The clearest commercial differentiator is pricing: NeuBird's pricing page says the pay-as-you-go plan charges $25 per qualifying investigation, and explicitly defines a qualifying investigation as one initiated either through automation or manually by a user.
That model makes Hawkeye relevant when you want the AI to investigate alerts automatically, but you also want clean economics tied to actual investigation volume rather than broader platform commitment. It is especially worth considering for teams that want cross-platform context and do not want to buy an entire observability backend just to add automated investigation.
- Official positioning clearly includes alert triage, autonomous investigation, and playbook execution.
- Very easy pricing model to understand for high-intent buyers: pay per qualifying investigation.
- Works well for selective automation across mixed operational tooling.
- Still depends on connected systems rather than owning the telemetry layer itself.
- Less compelling if you want broad platform value outside investigation workflows.
- The best fit is investigation-centric operations, not a full incident-management suite.
Pricing: Pay-as-you-go at $25 per qualifying investigation; Starter and Enterprise plans also available
Availability: 14-day free trial
What actually separates these tools?
After reading enough vendor pages, the biggest separator is not who sounds most "agentic". It is who can give the model the right operational context at the right time. A tool that pulls alert-local telemetry, recent changes, infrastructure state, and code context will usually beat one that stuffs a context window with giant log dumps and asks the model to sort it out later.
From there, the differences collapse into four practical questions:
-
Does the AI start from the alert automatically, or mostly after a human prompt? Datadog, Metoro, DrDroid, ilert, and NeuBird all publicly frame themselves around automatic or always-on investigation more explicitly than generic copilots do.
-
Where does the AI get its context from, and how directly can it reach it?
- Telemetry-native: Metoro, Datadog
- Incident-platform-native: ilert, incident.io
- Overlay / cross-stack: DrDroid, NeuBird
-
Is the tool optimized for deep RCA, workflow coordination, or both? Telemetry-native products usually win on diagnosis depth because they can retrieve tighter evidence earlier in the investigation. Incident-platform-native products usually win on coordination, comms, and follow-through.
-
How does pricing scale? Some products are platform or seat based. Others, like NeuBird, make the investigation itself the core billing unit.
That is why there is no universal answer to "what is the best AI tool for alert investigation?" The better question is:
Which tool starts from alerts in a way that matches our stack, and does it have first-class context for the part of incident response that is still slow?
Comparison of AI tools for automated alert investigation table
| Tool | Investigation model | Starts from alert automatically | Strongest context source | Best fit | Pricing |
|---|---|---|---|---|---|
| Metoro | AI SRE with built-in telemetry layer | Yes | First-party telemetry, Kubernetes state, deployments, optional GitHub context | Kubernetes teams that want automated investigations and remediation workflows | Free tier available; Scale from $20/node/month |
| Datadog Bits AI SRE | Telemetry-native inside Datadog | Yes | Datadog telemetry and change context | Teams already standardized on Datadog | Datadog platform pricing plus Bits AI SRE pricing |
| DrDroid | Integration-led AI SRE agent | Yes, via webhooks and Slack-connected alert flows | Connected observability, cloud, Kubernetes, and runbook context | Teams that want alert debugging on top of their existing stack | Free Individual plan; Teams from $99/month |
| ilert AI | Incident-platform-native AI SRE | Yes, but public AI SRE access is closed beta | Incident workflow, alerting, and connected systems | Teams wanting AI inside incident management with strong EU posture | Free tier; paid per-user plans with AI credits |
| incident.io AI SRE | Incident-platform-native AI assistant | Partial | Chat-native incident workflow, code changes, connected telemetry | Slack or Teams centric incident programs | Basic free forever; Team from $15/user/month |
| NeuBird Hawkeye | Investigation-centric AI SRE | Yes | Mixed monitoring, cloud, and operational systems | Teams that want pay-per-investigation economics | $25 per qualifying investigation |
References
- Metoro AI alert investigations docs
- Metoro AI alert investigation feature page
- Datadog Bits AI SRE product page
- Datadog Bits AI SRE docs
- DrDroid homepage
- DrDroid docs
- DrDroid pricing
- ilert pricing
- ilert AI features docs
- incident.io AI SRE
- incident.io pricing
- NeuBird homepage
- NeuBird pricing
FAQ
What is automated alert investigation?
Automated alert investigation is the workflow where an AI system starts from a firing alert, gathers the surrounding telemetry and change context automatically, narrows likely causes, and returns evidence-backed findings or next steps. It is more than alert correlation or summarization. The key difference is that the tool does real post-alert investigation work rather than only routing or suppressing alerts.
What actually makes AI alert investigation accurate?
Usually not a fancier model. Accuracy comes from giving the AI the right telemetry, code, infrastructure, and recent-change context at the right time. Dumping 10,000 lines of logs into a context window is rarely useful. The stronger products narrow the evidence to the slices that are actually relevant to the alert. That is also why Metoro and Datadog are favored when they already have native access to the underlying data. In Metoro's case, end-to-end setup takes less than 5 minutes, which helps teams close observability gaps quickly instead of spending weeks or months fixing telemetry and writing runbooks before the AI can root cause reliably.
What is the best AI tool for alert investigation?
There is no single best tool for every team. But Metoro and Datadog should usually be favored when they already have native access to the data the AI needs, because that tends to improve investigation accuracy. For Kubernetes-heavy teams that want built-in telemetry and deployment-aware investigations, Metoro is one of the strongest fits. For teams already standardized on Datadog, Bits AI SRE is the most natural option. For teams that want an integration-led AI SRE agent on top of their existing stack, DrDroid is worth evaluating. For chat-native incident workflows, incident.io and ilert are often stronger fits.
Is there an AI agent for alert investigation?
Yes. That is now a real product category. Tools like Metoro, Datadog Bits AI SRE, DrDroid, ilert, incident.io AI SRE, and NeuBird Hawkeye all publicly position AI around alert-driven or incident-driven investigation. What differs is whether the agent starts automatically from every alert, where it gets context from, and how much of the response loop it covers.
Should I choose a telemetry-native tool or an incident-platform-native tool?
Choose based on where the time is going today. If the slowest part is getting from alert to plausible root cause, telemetry-native tools usually have the edge because they work directly on richer runtime context. If the slowest part is coordination, handoff, status updates, or keeping the whole incident workflow in one place, incident-platform-native tools may fit better.
Do these tools replace PagerDuty or incident management platforms?
Not always. Some do best as a technical investigation layer while existing on-call and incident-management tools remain in place. Others, especially incident-platform-native options like ilert and incident.io, can absorb more of the surrounding workflow. In practice, many teams still pair alert investigation AI with an existing paging or incident-management system.
How should I evaluate alert investigation quality during a trial?
Use real historical alerts and compare three things: how long the tool takes to gather useful context, how often it reaches the right root cause or a strong next step, and how much human dashboard-switching it removes. Measure `alert_fired_at`, `context_gathered_at`, and `first_plausible_root_cause_at` before and after the trial. If those timestamps do not compress, the AI is probably generating narrative, not real investigation value.
Related reading
More Metoro articles that deepen the same topic from another angle.
Top AI Tools to Reduce MTTR in 2026
Compare 7 AI tools that reduce MTTR with faster triage, RCA, deployment regression detection, and on-call debugging.
Read article →Top 17 AI SRE Tools in 2026
Discover the top AI SRE tools and compare their features and capabilities.
Read article →How to Reduce MTTR with AI: What Actually Works
Practical guide to using AI agents for reducing MTTR and improving incident response efficiency.
Read article →