Top 8 eBPF Observability Tools in 2026

Compare the top eBPF observability tools for Kubernetes and cloud-native teams, including Metoro, Coroot, Pixie, Anteon, Beyla, Odigos, Pyroscope, and Parca.

By Ece Kayan
Published:
14 min read

eBPF observability has moved from "interesting kernel trick" to a practical way to get production telemetry without instrumenting every service by hand.

This guide focuses on eBPF tools that help with application observability, APM, and full-stack Kubernetes debugging. That means logs, metrics, traces, service maps, and profiling. It does not rank network-only, security-only, or energy-only eBPF tools like Hubble, Tetragon, Falco, NetObserv, Retina, Caretta, or Kepler. For that wider ecosystem, see our eBPF auto instrumentation in Kubernetes landscape.

Looking for a quick comparison? Jump directly to the comparison table if you want the shortlist.

Categories

We group these tools by how much of the observability stack they provide:

Full-stack eBPF observability platforms: Include their own UI/backend and use eBPF as a primary data collection layer.

eBPF auto-instrumentation and OpenTelemetry control planes: Generate telemetry with eBPF but expect you to send it to another backend.

eBPF continuous profiling tools: Focus on always-on CPU profiling rather than replacing your whole observability stack.

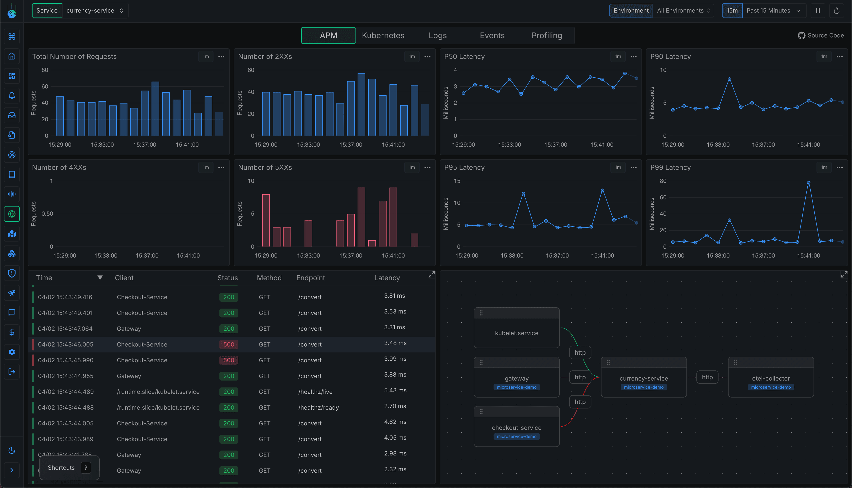
1. Metoro

Full-stack eBPF observability platform

Metoro combines eBPF-generated traces, metrics, logs, profiling, Kubernetes state, and AI investigations in one platform

Metoro is a Kubernetes-native observability and AI SRE platform built around eBPF-based telemetry collection. It captures logs, metrics, traces, profiling data, Kubernetes state, and service relationships without requiring code changes across every service.

Metoro's main differentiator is that the eBPF data layer is not just an exporter. It feeds the product's own observability backend and AI SRE workflows, so runtime telemetry, deployment history, Kubernetes context, and code context can be queried together during an investigation.

Strengths
  • One Helm install gives Kubernetes teams logs, metrics, traces, profiling, service maps, dashboards, alerts, and Kubernetes state.
  • eBPF-based auto-instrumentation reduces blind spots from uninstrumented services and third-party containers.
  • Strong fit for incident response because Metoro's AI SRE can use the telemetry layer for root cause analysis, alert investigation, deployment verification, and suggested fixes.
  • Supports OpenTelemetry for custom traces and metrics when teams need application-specific context beyond automatic eBPF data.
  • Deployment options include SaaS, BYOC, and on-prem or air-gapped environments.
Limitations
  • Kubernetes-centric; not the right fit if most production workloads are outside Kubernetes.
  • Requires environments that allow eBPF/DaemonSet-style node agents.
  • Not an open-source observability stack.

Pricing: Free tier; Scale plan from $20/node/month with 100GB included per node.

Availability: Self-service onboarding; SaaS, BYOC, and on-prem options.

2. Coroot

Open-source eBPF observability platform

Coroot combines eBPF-based monitoring, service maps, profiling, SLOs, cost monitoring, and AI RCA

Coroot is an open-source observability platform with eBPF-based monitoring, service maps, logs, metrics, traces, continuous profiling, SLO tracking, cloud cost monitoring, and AI-powered root cause analysis.

Coroot's main differentiator is its open-source and self-hosted posture. It is a strong fit for teams that want a Kubernetes-focused observability platform but do not want to start with a proprietary SaaS backend.

Strengths
  • Open-source Community Edition with a clear path to paid support and Enterprise features.
  • Broad Kubernetes observability coverage: service map, metrics, logs, traces, profiling, SLOs, cost, and inspections.
  • Simple public pricing by monitored CPU core instead of opaque enterprise-only pricing.
  • Good fit for self-hosted teams that want to keep telemetry infrastructure under their control.
Limitations
  • Operational ownership is higher than with a managed SaaS platform because you run the stack yourself.
  • Coroot relies on backend components such as Prometheus and ClickHouse, which need scaling and maintenance at larger volumes.
  • UI and workflow polish may be less mature than larger commercial observability platforms.

Pricing: Community Edition available; Standard from $1 per monitored CPU core/month; Premium contact sales.

Availability: Self-hosted Community Edition; 14-day trial for paid edition.

3. Pixie

In-cluster eBPF Kubernetes observability and debugging

Pixie uses eBPF for in-cluster Kubernetes telemetry, service maps, traces, profiles, and scriptable debugging

Pixie is an open-source observability tool for Kubernetes applications. It uses eBPF to automatically capture telemetry such as full-body requests, resource and network metrics, application profiles, service maps, and application traffic without manual instrumentation.

Pixie's main differentiator is that it stores and queries telemetry inside the cluster. That makes it useful for fast debugging without shipping every piece of raw telemetry to a central backend first.

Strengths
  • Very strong developer debugging workflow with live cluster views and scriptable PxL queries.
  • Telemetry is stored locally in the cluster, reducing external data movement for short-term debugging.
  • Can capture detailed request and application telemetry without code changes.
  • Open-source CNCF sandbox project with hosted and self-hosted deployment models.
Limitations
  • More of a live debugging platform than a long-retention observability backend.
  • Kubernetes-only.
  • Teams usually still need another system for long-term alerting, retention, reporting, and incident workflows.

Pricing: Open source; hosted and self-hosted Pixie options.

Availability: Hosted Pixie or self-hosted Pixie.

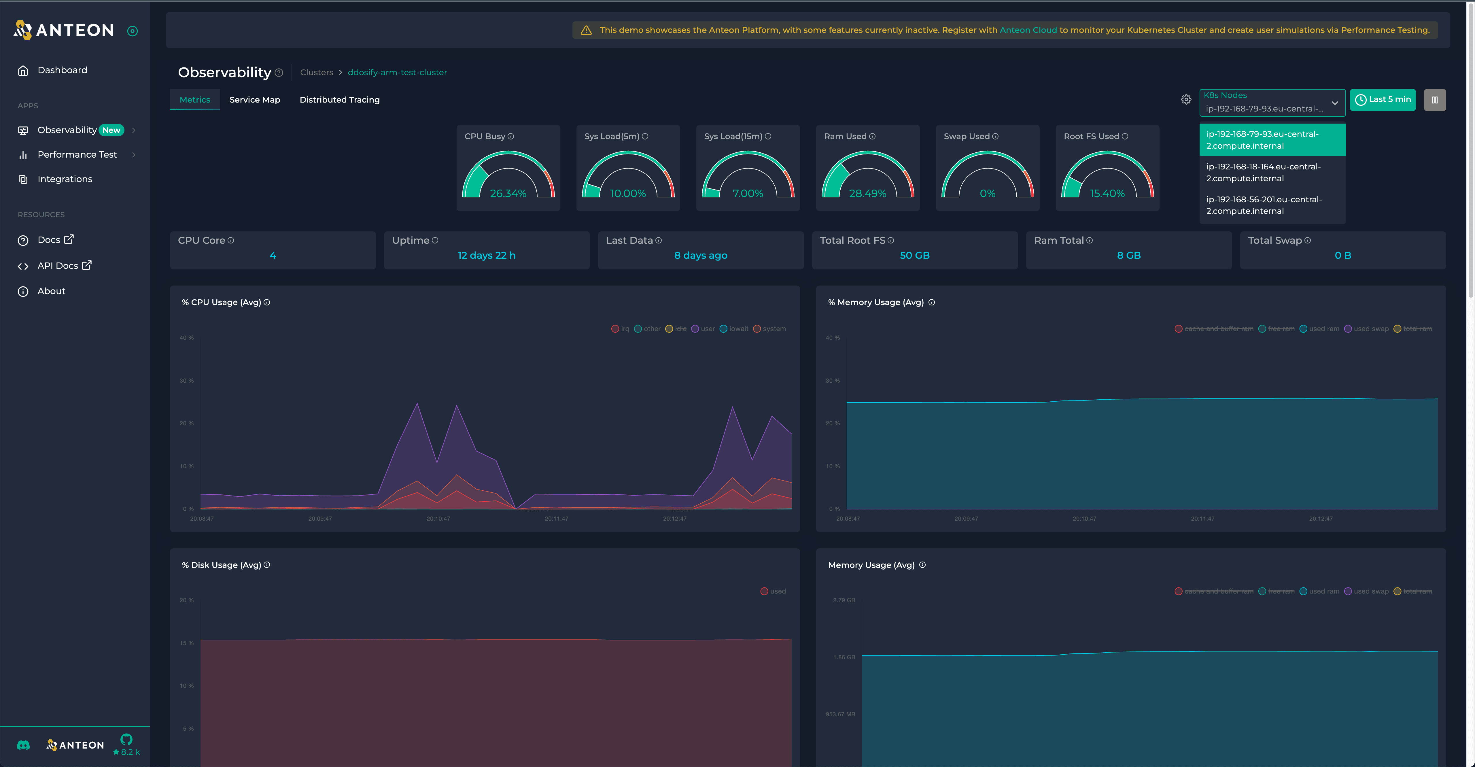
4. Anteon

eBPF Kubernetes observability with performance testing

Anteon is a Kubernetes monitoring platform built around its open-source eBPF agent, Alaz. It captures service interactions, service maps, metrics, traces, SQL queries, HTTP status codes, RPS, latency, and infrastructure metrics.

Anteon's main differentiator is pairing eBPF observability with no-code performance testing. You can run load tests and inspect the resulting service-to-service behavior in the same UI, which is useful when you are validating performance changes before production.

Strengths
  • Fast Kubernetes setup through the Alaz eBPF agent.
  • Service map and metrics dashboard with no code changes or sidecars.
  • Useful for load-test-driven debugging because performance testing and monitoring live together.
  • Cloud and self-hosted deployment options.
Limitations
  • Narrower product focus than broader observability platforms such as Metoro or Coroot.
  • Pricing includes usage dimensions for traces, logs, metrics, and user simulation, so bill predictability depends on usage.
  • Not primarily a continuous profiling product.

Pricing: Pro starts at $99/month plus usage dimensions for traces, logs, metrics, and user simulation; Enterprise contact sales.

Availability: 14-day free trial; cloud and self-hosted options.

5. Grafana Beyla / OpenTelemetry eBPF Instrumentation

eBPF auto-instrumentation and telemetry exporter

Grafana Beyla is Grafana Labs' distribution of OpenTelemetry eBPF Instrumentation

Grafana Beyla is an eBPF-based application auto-instrumentation tool. Beyla uses eBPF to inspect application executables and the OS networking layer, then exports traces and RED metrics for Linux HTTP/S and gRPC services without code changes.

The market changed in 2025 when Grafana Labs donated Beyla's core instrumentation engine to OpenTelemetry as OpenTelemetry eBPF Instrumentation, commonly called OBI. Beyla continues as Grafana's distribution of the upstream project.

Strengths
  • Vendor-neutral telemetry path through OpenTelemetry and Prometheus exports.
  • Good fit for teams standardizing on Grafana Cloud, Grafana Alloy, Prometheus, Tempo, or another OTLP backend.
  • Supports broad language/runtime coverage because it instruments at the executable and protocol layer.
  • Can decorate Kubernetes telemetry with Pod and Service metadata.
Limitations
  • Not a complete observability platform by itself; you still need storage, querying, dashboards, alerts, and incident workflows.
  • Provides generic transaction-level telemetry, so manual instrumentation is still useful for custom business spans and attributes.
  • Requires appropriate eBPF capabilities and kernel support.

Pricing: Open source; backend costs depend on where you send telemetry.

Availability: Open-source Beyla, upstream OBI, and Grafana Cloud/Grafana Alloy integrations.

6. Odigos

OpenTelemetry control plane with eBPF auto-instrumentation

Odigos uses OpenTelemetry and eBPF to automate instrumentation and collector management

Odigos is an open-source observability control plane that uses OpenTelemetry and eBPF to automatically instrument applications and manage telemetry pipelines.

Odigos is not trying to be a full observability backend. Its main differentiator is making OpenTelemetry adoption easier: it can auto-instrument applications, manage collectors, and route telemetry to your chosen backend.

Strengths
  • Good fit for teams that want OpenTelemetry data without manually configuring every collector and instrumentation library.
  • Supports many popular observability destinations through OTLP-compatible pipelines.
  • eBPF-based Go instrumentation is available in the open-source version, with Enterprise support for more advanced needs.
  • Useful migration path if you want observability portability and less vendor lock-in.
Limitations
  • You still need an observability backend such as Grafana, Datadog, Honeycomb, or another OTLP-compatible store.
  • Language and framework coverage depends on the available automatic instrumentation method for each runtime.
  • eBPF-based Go instrumentation has kernel and runtime-version constraints.

Pricing: Open-source version available; Enterprise plan available with pricing not publicly listed.

Availability: Open-source Kubernetes deployment and Enterprise edition.

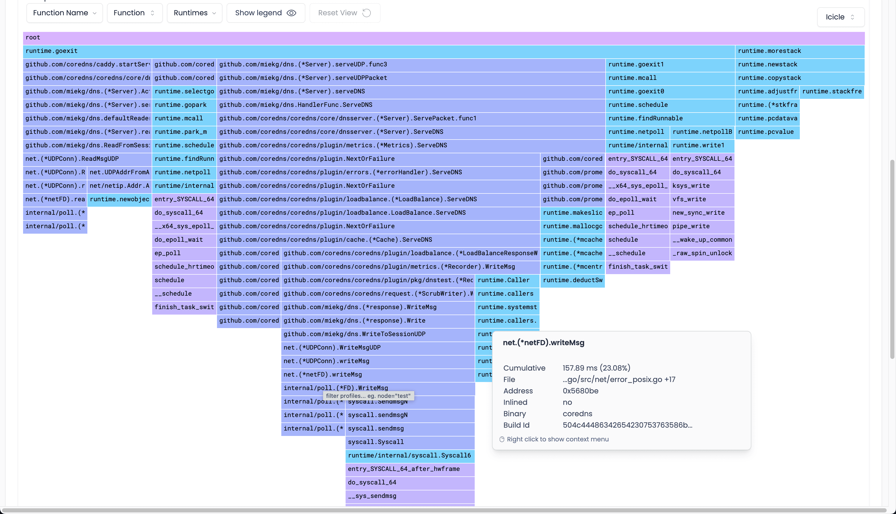
7. Grafana Pyroscope

eBPF continuous profiling

Grafana Pyroscope can collect eBPF profiles through Grafana Alloy and send them to Pyroscope or Grafana Cloud

Grafana Pyroscope is Grafana's continuous profiling database and UI. For eBPF profiling on Kubernetes, Grafana documents a setup where Grafana Alloy runs an eBPF profiling component and sends profiles to a Pyroscope server or Grafana Cloud.

Pyroscope's main differentiator is how naturally it fits into the Grafana ecosystem. If your team already uses Grafana for metrics, logs, and traces, adding profiles through Pyroscope gives you one more signal in the same operational workflow.

Strengths
  • Strong fit for teams already using Grafana Cloud or the LGTM stack.
  • Supports eBPF profiling through Grafana Alloy, plus language-specific profiling integrations.
  • Useful for finding CPU-heavy code paths, regressions, and cost-saving opportunities.
  • Can be part of a broader traces-plus-profiles workflow in Grafana.
Limitations
  • Profiling-specific; it does not replace your logs, metrics, traces, or APM backend.
  • Requires a Pyroscope server or Grafana Cloud destination.
  • eBPF profiling setup requires host-level privileges, kernel compatibility, and host PID access in Kubernetes.

Pricing: Open-source self-managed option; Grafana Cloud pricing depends on usage and plan.

Availability: Open source and Grafana Cloud.

8. Parca / Polar Signals

eBPF continuous profiling

Parca is an open-source continuous profiling project. Parca Agent is an eBPF-based whole-system profiler, while Parca provides the storage and UI for querying and analyzing profiles over time. Polar Signals offers a commercial cloud product around continuous profiling.

Parca's main differentiator is its Prometheus-like approach to profiling. Profiles are labeled and queried over time, making it natural for teams that already think in Prometheus-style dimensions.

Strengths
  • Strong open-source option for continuous profiling.
  • Parca Agent can profile whole systems using eBPF without application restarts.
  • Good fit for infrastructure cost reduction and performance regression analysis.
  • pprof-compatible profiling data helps with ecosystem interoperability.
Limitations
  • Profiling-only; you still need separate logs, metrics, traces, alerts, and dashboards.
  • Operational overhead exists if you self-host Parca storage and UI.
  • Profiling accuracy and symbol quality depend on runtime, build flags, symbols, and deployment environment.

Pricing: Parca is open source; Polar Signals Cloud offers a 14-day trial and usage-based pricing.

Availability: Self-hosted open source or Polar Signals Cloud.

Comparison of eBPF Observability Tools

ToolBest fitBackend/UI includedLogsMetricsTracesProfilingKubernetes focusOpenTelemetry supportSelf-hosted optionPricing model
MetoroKubernetes full-stack observability + AI SREYesYesYesYesYesStrongYesYesFree tier; from $20/node/mo
CorootOSS-friendly Kubernetes observabilityYesYesYesYesYesStrongYesYesCommunity free; $1/CPU core/mo
PixieLive Kubernetes debuggingYes, in-clusterYesYesYesYesStrongExport optionsYesOpen source / hosted options
AnteonKubernetes observability + load testingYesYesYesYesNoStrongLimited/public docs varyYesFrom $99/mo + usage
Beyla / OBIVendor-neutral eBPF telemetry exportNoEnrichment onlyYesYesNoGoodYesYesOpen source
OdigosOpenTelemetry adoption and collector managementNoYesYesYesNoStrongYesYesOpen source; Enterprise contact sales
Grafana PyroscopeContinuous profiling in GrafanaYes, profiling onlyNoNoNoYesGoodEmerging profiles ecosystemYesOSS or Grafana Cloud usage
Parca / Polar SignalsOpen-source or managed continuous profilingYes, profiling onlyNoNoNoYesGoodpprof/profile ecosystemYesOSS or usage-based cloud

Note: Pricing, feature packaging, and telemetry coverage can change. Treat this as a starting point and verify the current plan details before buying.

Conclusion

The right eBPF observability tool depends on how much of the stack you want the tool to own.

If you want an end-to-end Kubernetes observability platform, start with Metoro or Coroot. If you want live in-cluster debugging, Pixie is still one of the most interesting projects in the space. If performance testing is part of the workflow, Anteon is worth evaluating.

If you already have an observability backend and just want eBPF-generated telemetry, Beyla/OBI and Odigos are better fits. If your main gap is CPU profiling, look at Grafana Pyroscope or Parca/Polar Signals rather than trying to replace the whole observability stack.

The big tradeoff is simple: eBPF reduces manual instrumentation work, but it does not remove the need for a good backend, retention model, query layer, and operational workflow.

FAQ

What is an eBPF observability tool?

An eBPF observability tool uses extended Berkeley Packet Filter programs to collect telemetry from the Linux kernel or from running processes without adding instrumentation code to every application. In Kubernetes, eBPF is commonly used to capture service-to-service traffic, RED metrics, distributed traces, profiling samples, network flows, and runtime events.

Is eBPF a replacement for OpenTelemetry?

No. eBPF and OpenTelemetry solve different parts of the problem. eBPF is a collection technique that can generate telemetry without code changes. OpenTelemetry is a standard for producing, processing, and exporting telemetry. In practice, many teams use both: eBPF for automatic baseline coverage and OpenTelemetry for custom spans, metrics, logs, attributes, and vendor-neutral export.

Can eBPF replace manual instrumentation?

It can replace a lot of baseline instrumentation, especially for HTTP, gRPC, database calls, network telemetry, and CPU profiling. But manual instrumentation is still useful when you need business-specific attributes, custom spans, domain events, or internal function-level context that cannot be inferred from the kernel or protocol layer.

What are the main limitations of eBPF observability?

The main limitations are kernel and privilege requirements, managed Kubernetes environments that restrict node-level agents, protocol/runtime edge cases, and the fact that eBPF usually captures generic runtime or protocol-level telemetry rather than business context. eBPF also does not solve storage, retention, alerting, dashboards, or incident workflows by itself.

Are eBPF observability tools safe to run in production?

Well-built eBPF tools are designed for production use, and the Linux kernel verifier checks eBPF programs before loading them. But they still require careful vendor/project selection because the userspace agent, permissions, kernel compatibility, overhead, and upgrade process matter. Evaluate required capabilities, supported kernels, failure behavior, and resource overhead before rolling out broadly.

Which eBPF observability tool is best for Kubernetes?

For a complete Kubernetes observability platform, start with Metoro or Coroot depending on whether you want SaaS/BYOC/on-prem, open source, AI workflows, and pricing model. For live debugging, evaluate Pixie. For OpenTelemetry-first teams, evaluate Beyla/OBI or Odigos. For profiling specifically, evaluate Grafana Pyroscope or Parca.

Related reading

More Metoro articles that deepen the same topic from another angle.