Best Kubernetes AI Tools in 2026
Discover the best Kubernetes AI tools in 2026. Compare their features and find the best fit for your team’sneeds.
Kubernetes is now a must-have for modern infrastructure, but managing it at scale is complex. Teams are increasingly using AI-powered tools to automate debugging, optimize costs, and improve security across their clusters.
For a deeper primer on the telemetry and debugging problem these tools are trying to solve, read Kubernetes observability.
What are the best Kubernetes AI tools in 2026?
The best Kubernetes AI tools in 2026 help teams with observability, debugging, cost optimization, platform automation, and security. In this guide, we compare the top Kubernetes AI tools across these categories and include a comparison table at the end to help you quickly evaluate which tool is the best fit for your team.
How AI Is Used in Kubernetes
In the Kubernetes ecosystem, not all tools solve the same problem; each focuses on improving different parts of the Kubernetes workflow.
Here are the areas where AI is making the biggest impact in teams that use Kubernetes:
- Incident detection and root cause analysis: AI detects issues across clusters by correlating logs, metrics, traces, and Kubernetes events. Instead of manually collecting multiple signals, teams quickly spot what’s broken and why. This significantly reduces mean time to resolution (MTTR).
- Automated debugging: AI-powered tools analyze clusters, configurations, and errors to suggest fixes or explanations with context. This approach doesn’t require deep knowledge of Kubernetes, especially when troubleshooting issues such as misconfigurations or failing workloads, as AI helps you debug automatically.
- Cost optimization: AI evaluates resource usage and automatically adjusts workloads, scaling policies, and node configurations. It enables teams to manage resources and reduce cloud costs without manual intervention.
- Cluster management: Kubernetes AI assistants and automation tools simplify how engineers work with Kubernetes. From generating commands to automating tasks, these tools reduce the need for constant manual maintenance and improve productivity.
- Security and anomaly detection: AI detects unusual behavior, errors, misconfigurations, and vulnerabilities within clusters. It can detect risks in real-time and suggest fixes to improve cluster security and compliance.
In practice, most teams use a combination of these approaches, prioritizing the features of different AI Kubernetes tools. The tools in this guide are sorted by these use cases, which makes it easier to consider the tool that best fits your team’s needs.
1. Best Kubernetes AI Tools for Observability
Tools in this category help teams monitor, troubleshoot, and understand Kubernetes systems faster.
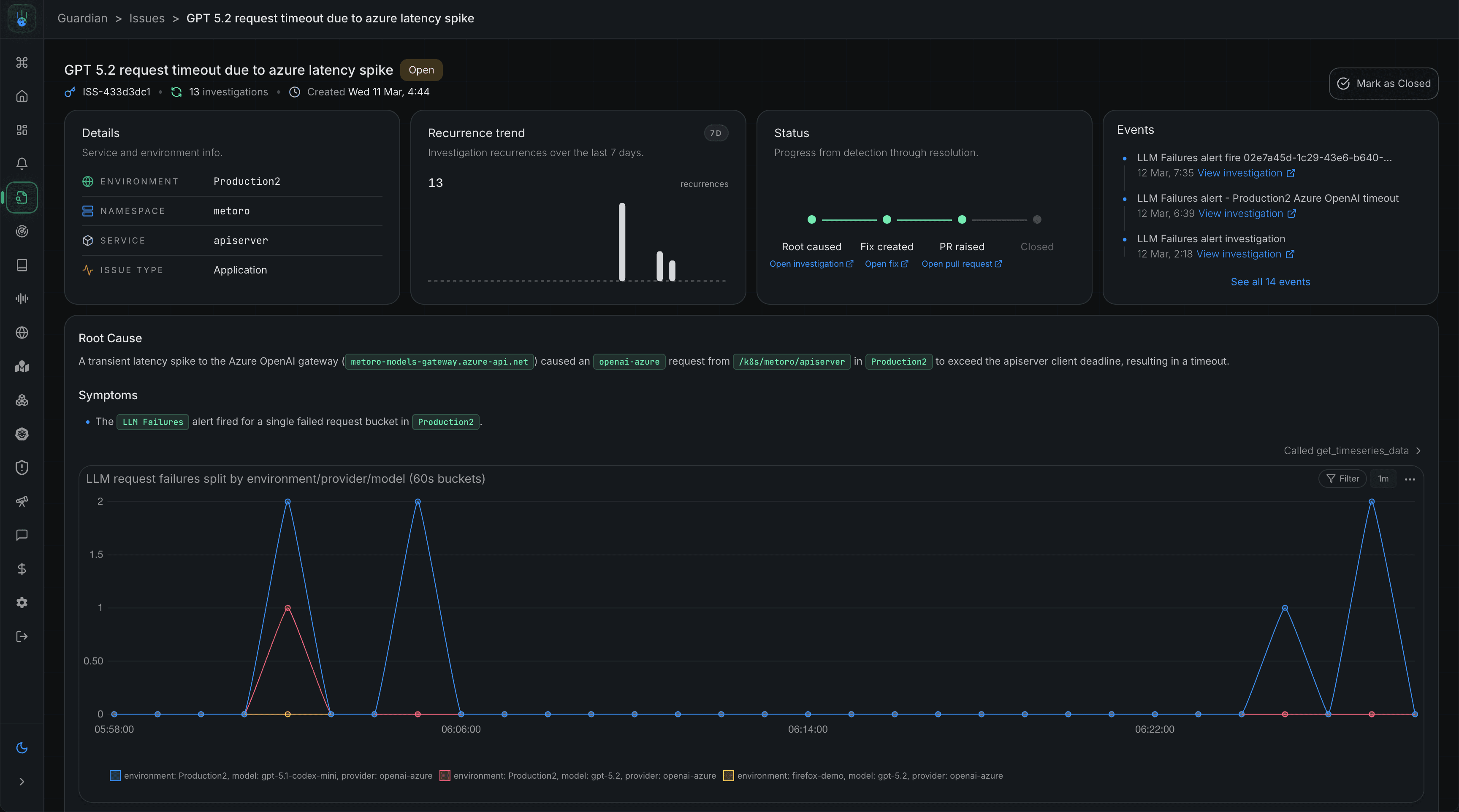
Metoro
Best for: Teams that need automated issue detection and real-time root cause analysis.
Metoro is a Kubernetes-native AI SRE platform that automatically detects, investigates, and identifies root causes of production issues. Collecting telemetry with eBPF gives teams broad coverage without manual instrumentation and helps reduce MTTR by correlating logs, metrics, traces, infrastructure state, and code changes in one place.
How it uses AI:
- Deployment verification with AI: Metoro automatically detects deployments in your cluster, then spawns AI agents to inspect code changes and compare pre- and post-deployment telemetry for error rates, latency, log patterns, infrastructure health, and pod status. If it finds a regression, it alerts your team with the supporting evidence. If not, it marks the deployment as healthy.
- Autonomous Issue detection and root cause analysis: Metoro applies multiple anomaly detection techniques to identify abnormal behavior across your telemetry, then uses AI agents to determine whether it is expected or a real production issue. When it is a real issue, Metoro continues to root-cause and returns supporting evidence.
- Suggestions and generating fixes: Metoro can recommend fixes and generate code changes with GitHub PRs for you to review. For teams, this shifts observability from manual monitoring to active problem resolution.
- Alert investigations with AI: Metoro investigates firing alerts with AI, determines whether they are noisy or indicate a real production issue, and, if so, continues the investigation to the root cause and notifies your team with supporting evidence.
Use cases:
- Reduce MTTR through AI deployment verification and autonomous root cause analysis.
- Reduce engineering time wasted on noisy alerts with AI-powered alert investigations
Coroot
Best for: Teams that want open-source observability and automated incident investigation
Coroot is an open-source observability platform for Kubernetes that provides unified visibility into metrics, logs, and traces, along with automated root cause analysis for faster debugging and incident resolution.
It’s mainly for teams that need to run a deep investigation into Kubernetes workloads and want to quickly detect and resolve production issues without manually correlating telemetry data.
How it uses AI:
- Automated root cause detection: Coroot uses AI to analyze telemetry data to identify the cause of an issue automatically
- Cluster correlation: It connects signals across different clusters to detect failures
- Anomaly detection: Coroot detects inconsistencies in system behavior without manual thresholds
Use cases:
- Investigating service failures across microservices
- Identifying performance errors
- Understanding system-wide issues without manual correlation
2. Best Kubernetes AI Tools for Cost Optimization
The tool in this section allows teams to manage their budgets and reduce resource overprovisioning.
CAST AI
Best for: Teams focused on automating Kubernetes cost management.
CAST AI is a Kubernetes automation and optimization platform that focuses on cost management, performance optimization, and infrastructure automation.
Instead of relying on static, manual configurations, CAST AI automatically analyzes cluster usage and automatically adjusts infrastructure in real time.
How it uses AI:
- Automatically selects instance types: CAST AI assesses workload requirements and selects the most cost-efficient instance types across cloud providers, eliminating the need for manual infrastructure planning.
- Automatically rebalances workloads: It monitors cluster usage and redistributes workloads to prevent overprovisioning to ensure resources are always used efficiently.
- Uses predictive models for autoscaling decisions: It uses historical and real-time data to predict needed cost and scales workloads proactively rather than reactively.
Use cases:
- Reducing cloud expenses
- Reducing overprovisioning of resources
- Optimizing node utilization
3. Best Kubernetes AI Assistants for Debugging
These tools are like AI copilots for Kubernetes - they help engineers troubleshoot issues and interact with clusters more efficiently.
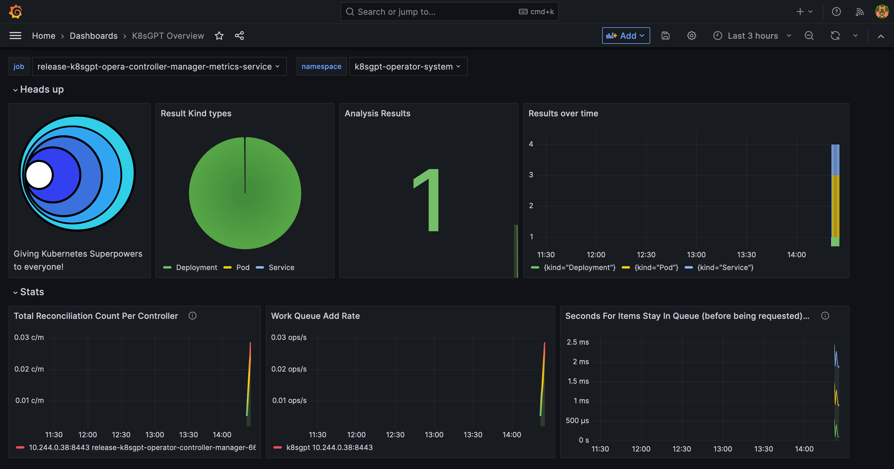
K8sGPT
Best for: Engineers who want CLI-based Kubernetes debugging
K8sGPT is an AI CLI tool that troubleshoots and fixes Kubernetes issues by investigating cluster state and translating errors into contextual insights.
It’s built for teams that manage complex Kubernetes environments to accelerate troubleshooting, reduce manual log analysis, and improve cluster stability.
How it uses AI:
- Scans cluster resources: K8sGPT investigates pods, services, deployments, and configurations to detect issues across the cluster.
- LLM-based error analysis: It uses LLMs to explain errors and misconfigurations. This turns complex output into an understandable explanation.
- Human-readable explanations and fixes: Instead of just throwing raw error messages, K8sGPT provides clear descriptions and suggests context-aware fixes.
Use cases:
- Quickly debugging CrashLoopBackOff errors
- Understanding misconfigured services
- Quick troubleshooting without deep Kubernetes expertise
4. Best Kubernetes AI Platforms for Automation
These platforms make Kubernetes operations easier by automating infrastructure management, deployments, and environment orchestration.
Qovery
Best for: Platform teams that want to streamline Kubernetes management
Qovery is a Kubernetes platform that provides AI-assisted infrastructure management and environment orchestration, designed to simplify platform operations for teams.
How it uses AI:
- Workflow automation: It reduces manual configuration by providing structured workflows and deployment configurations.
- Environment orchestration: It automatically manages environments, services, and dependencies across different environments (local, production, or staging).
- Complexity abstraction: Developers can work with Kubernetes without directly dealing with high-level concepts such as networking, scaling, or cluster configuration.
Use cases:
- Managing environments across teams
- Simplifying deployments without deep Kubernetes knowledge
- Reducing operational overhead for platform teams
5. AI for Kubernetes Security
Falco Vanguard (built on Falco)
Best for: Security teams that need real-time runtime threat detection
Falco Vanguard is an open-source, AI-enhanced security tool built on Falco. It bridges the gap between raw Falco alerts and actionable threat intelligence by giving security and DevOps teams the context they need to respond to Kubernetes runtime threats faster.
How it uses AI:
- AI-powered alert enrichment: It processes raw Falco webhook alerts with AI models and returns notifications that include context, security impact assessments, remediation steps, and suggested investigation commands.
- Threat context at runtime: Falco Vanguard analyses the event, explains what happened and why it matters, and suggests an action.
- Reduced alert fatigue: It provides guidance and context for every alert, helping teams focus on failures rather than noise.
Use cases:
- Detecting runtime threats
- Monitoring container behavior
- Investigating suspicious activity in production
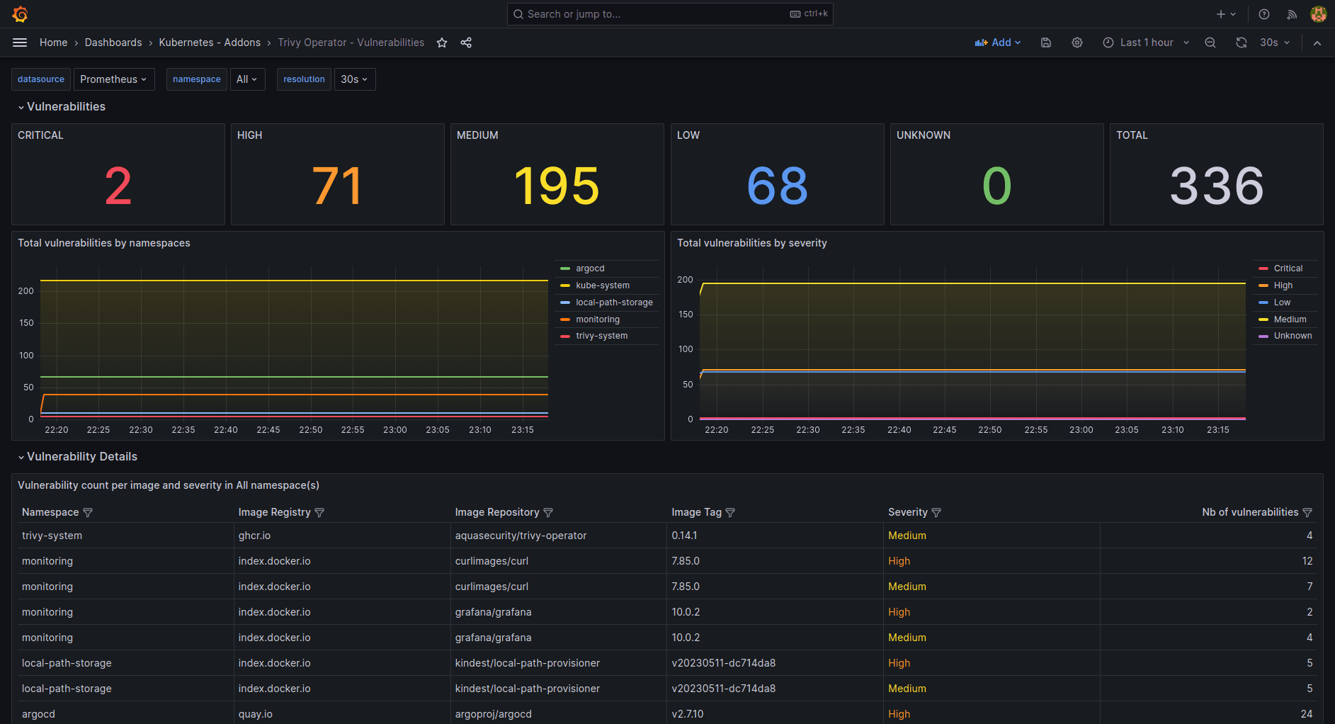
Trivy by Aqua Security (MCP Server)
Best for: Teams integrating security scanning into CI/CD pipelines
Trivy is a security scanner that uses AI-assisted capabilities and leverages monitoring tools like Grafana and Prometheus for vulnerability analysis and developer workflows.
How it uses AI:
- AI-assisted vulnerability analysis: Helps interpret raw scan results and explain vulnerabilities and errors in a more actionable way with suggested fixes.
- Context-aware surfacing: Prioritizes the most critical risks based on environment and usage to reduce noise.
- Natural language interaction (MCP): The MCP enables developers to easily query security results in any natural language.
Use cases:
- Scanning container images and dependencies
- Identifying vulnerabilities early in CI/CD
- Improving developer understanding of security issues
Aikido Security
Best for: Developers who want simple and actionable security insights without the noise
Aikido is a tool that uses AI to provide security scanning across code, containers, and Kubernetes environments with a strong focus on developer usability.
It can automatically group, prioritize, and even generate fixes for security issues across code, containers, and infrastructure, which enables teams to move from detection to remediation much faster.
How it uses AI:
- Automated risk prioritization: Focuses on the most critical vulnerabilities, enabling teams to take actionable steps to resolve issues.
- Contextual security analysis: Connects findings across code, containers, and runtime environments.
- Developer-friendly insights: Makes security issues easier to understand and act on.
Use cases:
- Securing Kubernetes workloads
- Reducing noise from security alerts
- Integrating security into development workflows
6. Kubernetes AI Assistants and Copilots
Not all Kubernetes AI tools are directly involved in observability, cost, or security categories. Now, we will focus on the tools that are involved in developer experience, ChatOps, or AI-assisted cluster interaction.
Botkube
Best for: Teams looking to work with agentic Kubernetes operations
Botkube is an AI assistant for Kubernetes that interacts with clusters by monitoring, debugging, and operating from platforms like Slack and Microsoft Teams.
It enables engineers to receive alerts, investigate issues, and take action without switching between tools, making Kubernetes operations more collaborative and accessible.
How it uses AI:
- Conversational debugging: Allows users to ask questions about cluster state and incidents in natural language
- Alert summarization: Converts noisy alerts into actionable feedback with context
- ChatOps automation: Enables commands and workflows directly from chat platforms like Mattermost, Slack, Discord, and Microsoft Teams
Use cases:
- Managing Kubernetes from Slack or Teams
- Responding to alerts collaboratively
- Reducing context switching during incidents
Lens Prism
Best for: Developers working visually with Kubernetes clusters
Lens Prism improves the Kubernetes IDE experience by embedding insights from AI directly into the Lens interface. It helps developers understand workloads, configurations, and cluster behavior.
It brings AI assistance into a visual environment and makes Kubernetes easier to navigate by reducing reliance on commands for operations.
How it uses AI:
- Summaries in IDEs: Provides contextual summaries of workloads
- Cluster visibility: Shows important signals from complex environments
- Guided troubleshooting: Detects and resolves issues within the UI
Use cases:
- Visual debugging Kubernetes clusters
- Exploring workloads without using the CLI frequently
- Improving developer experience with Kubernetes
Headlamp AI
Best for: Teams that are looking for UI-based Kubernetes management
Headlamp AI extends the Headlamp Kubernetes UI with AI capabilities that help interpret cluster state and assist with troubleshooting.
It focuses on making it easier for users to understand what’s happening in their clusters without needing to be Kubernetes experts.
How it uses AI:
- Cluster state interpretation: Explains what’s happening inside the cluster in natural language
- AI-assisted debugging: Detects potential issues and misconfigurations
- UI-based insights: Gives recommendations within the interface
Use cases:
- Debugging clusters in a unified platform
- Understanding Kubernetes resources visually
- Helping less experienced Kubernetes users perform complex operations
Kubectl-ai
Best for: Fast CLI workflows and learning Kubernetes in the CLI
Kubectl-ai is an AI-powered CLI tool that’s built on kubectl . It converts natural language into Kubernetes commands, making it easy to interact with clusters from the command line.
It helps both beginners and experienced engineers speed up workflows and reduce the stress of remembering and manually working with complex commands.
How it uses AI:
- Natural language to commands: Converts instructions written in natural language into
kubectlcommands - Command optimization: Suggest easier ways to execute tasks
- Learning assistance: Helps users understand how to use Kubernetes from the CLI
Use cases:
- Speeding up kubectl workflows
- Learning Kubernetes commands
- Reducing errors in manual CLI operations
Kubernetes AI Tools Comparison
Here’s a quick comparison of the best Kubernetes AI tools based on use case, features, and AI capabilities.
| Category | Tool | Best For | AI Capability | When to Choose |
|---|---|---|---|---|
| AI SRE + Observability | Metoro | Deep K8s debugging | Root cause + fix generation | You want fast MTTR and K8s-native AI |
| AI SRE + Observability | Coroot | Incident investigation | Automated root cause detection | You want unified telemetry debugging |
| Cost Optimization | CAST AI | Cost reduction / cost management | Predictive autoscaling | You want to optimize cloud spend |
| AI Assistant | K8sGPT | Debugging help | LLM-based analysis | You want more efficient troubleshooting |
| Platform | Qovery | K8s management | Workflow automation | You want simplified cluster control |
| Security | Falco | Runtime security | Behavior and anomaly detection | You need runtime threat detection |
| Security | Aqua Trivy | Vulnerability scanning | AI-assisted analysis | You want better security insights in CI/CD |
| Security | Aikido Security | Dev-first security | Risk prioritization | You want actionable security findings |
| AI Assistant | Botkube | Conversational cluster operations | ChatOps + AI assistance | You want to control and manage Kubernetes from Slack/Teams |
| AI Copilot | Lens Prism | Configuring visual K8s workflows | Sharing insights in IDEs | You want an IDE based cluster management |
| AI Assistant | Headlamp AI Assistant | UI-based debugging | Cluster state interpretation | You want quick visual debugging |
| AI Assistant | Kubectl-ai | Faster CLI workflows | Describing intents in natural language | You want to speed up kubectl usage |
Getting Started With The Right Tool
When choosing among the best Kubernetes AI tools, it’s important to consider your team’s primary needs (observability, cost optimization, debugging, or security), the level of automation you require, and the tool's integration with your existing infrastructure.
Teams moving from simple setups to production environments need tools that do more than provide visibility, actionable insights, or automation. For example, observability platforms with root-cause analysis or cost tools that automatically optimize workloads can reduce operational overhead.
Finally, test the tools with real workloads before making them primary within your infrastructure. Evaluate how well they integrate with your clusters, how they help reduce costs, and whether they provide clear, actionable outputs rather than just raw data.
FAQs
What are Kubernetes AI tools?
They are tools that use ML and automation to monitor, optimize, and secure Kubernetes environments by analyzing telemetry data and system behavior.
What Are the Best Kubernetes AI Tools?
The best Kubernetes AI tools depend on your use case. For observability and debugging, tools like Metoro and Coroot stand out. For cost optimization, CAST AI is a great choice, while K8sGPT is also ideal for troubleshooting and automation. Security-focused teams often rely on tools like Falco, Trivy, and Aikido.
Are Kubernetes AI tools safe for production?
Yes, these tools are designed for production use, but teams should test them locally before full adoption.
Which Kubernetes AI tool is best for SRE?
Metoro is often the easiest tool to start with because it offers an assistant, Guardian, which provides simple explanations for cluster issues with additional context.
References
- Kubernetes observability guide (Metoro): A deep dive into logs, metrics, traces, and how observability works for your k8s clusters.
- How to reduce MTTR with AI (Metoro): Shows how AI improves incident response and reduces resolution time in distributed systems using Metoro.
- Kubernetes observability at scale (Qovery): Covers problems of observability in production environments and how teams handle complexity at scale.
- Falco: runtime security for containers (Sysdig): Overview of runtime threat detection and how Falco monitors container behavior in real time.
- Trivy MCP Server (Aqua Security): Explains how natural language works with security scanning workflows.
- Cloud Container Security: Protecting Kubernetes and Beyond (Aikido Security): Explains how Kubernetes security uses a lifecycle technique to secure Kubernetes clusters.
Related reading
More Metoro articles that deepen the same topic from another angle.
Kubernetes Observability: The Complete Guide
Learn what Kubernetes observability is and how to implement effective observability for your k8s clusters.
Read article →7 Best Kubernetes Observability Tools in 2026 (Tested & Compared)
Discover the top Kubernetes observability tools in 2026. Compare their up-to-date features (including AI) and find the best fit for your needs.
Read article →Top 7 DevOps AI Tools in 2026
Discover the top DevOps AI tools in 2026. Compare their up-to-date features and find the best fit for your needs.
Read article →