Metoro

AI SRE For Teams on Kubernetes

Autonomous deployment verification, issue detection, root causing and remediation via AI. Operational in less than 1 minute. No code changes needed.

Overview

Trusted by hundreds of the best at

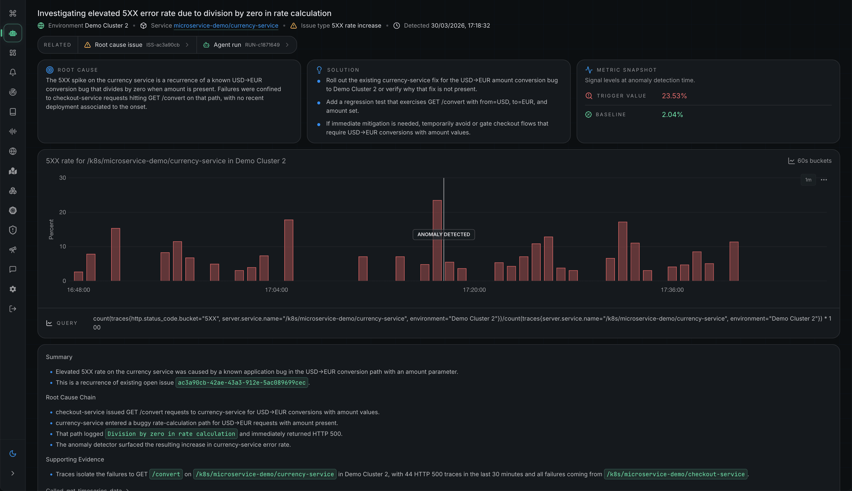
AI Issue Detection and Fixes

Detect regressions from live traffic, pinpoint root cause across telemetry and code, and generate fixes with evidence.

Metoro issue root cause screenshot
Metoro AI-driven code fix screenshot

AI Deployment Verification

Verify every rollout against production behavior, catch regressions early, and show what changed and what to do next.

Metoro AI deployment verification screenshot
Metoro AI deployment verification Slack screenshot

AI Alert Investigations

Investigate each alert automatically, filter the noise, and return root cause and next steps before on-call digs in.

Metoro automated alert investigation screenshot

Pricing

Simple Predictable Pricing

Pay only for what you use, no hidden fees, no surprises.

Hobby

FREE

Free forever. For those who like to experiment.

Get started

FEATURES

1 Cluster

1 User

2 Nodes

200GB Ingested / month

Scale

Popular

$20

USD / node / month

Data Transfer: $0.20 / GB on excess over 100GB / node.

Our standard plan for all but the largest teams.

Get started

FEATURES

Unlimited clusters

Unlimited users

Unlimited nodes

100GB Ingested / node / month

Support via slack with our engineers

Enterprise

LET'S TALK

For large organizations with specific needs.

FEATURES

Unlimited clusters

Unlimited users

Unlimited nodes

Bulk discounts

24/7 white glove support and onboarding

Custom SLAs

On-premises deployments

Bring your own cloud - Metoro in your VPC managed by us.

Purchase through Stripe in-platform or AWS Marketplace, whichever fits your preference.
Compare prices with other vendors using our price calculators.

SUPPORT

FAQs

Everything you need to know about the product and billing. Can't find the answer you're looking for? Ask us on our Slack Community.

What is eBPF?

eBPF is a linux kernel technology that allows us to run code in response to events that happen in the kernel. This allows us to collect telemetry data at the kernel level for each container so you don't have to instrument or restart any of your containers. Checkout more at ebpf.io.

What happens if there's a bug in Metoro? Will it crash my host?

This is a great question and this was previously a problem with linux kernel modules. However, eBPF is explicitly designed in such a way that an ebpf program crash will not cause the kernel to crash. More info at ebpf.io safety section.

How does Metoro work without manual instrumentation?

Metoro uses our own eBPF programs that are loaded into the kernel of all your nodes in the Kubernetes cluster. This means you don't need to restart your containers to start collecting data.

Which LLM providers does Metoro support for AI features?

Metoro currently uses OpenAI models for its AI features. The cloud offering uses Microsoft's hosted OpenAI API.

Do you offer on-premises installations?

Yes, we do as part of our enterprise offering. Please contact us for more information.

Do I need to enter my credit card details to sign up?

No, you don't need to enter your credit card details to sign up. You can sign up for free and use Metoro for free for limited workloads. When you're ready just upgrade to a paid plan.

Is there a fair usage policy?

Yes, we have a fair usage policy. Our node-based pricing includes 100GB of data per node. If you exceed this limit, we will contact you to discuss your options.

Where are your docs?

https://metoro.io/docs.

How do I contact support?

We're available at our community slack, head on over! If you're a customer, reach out via your dedicated slack connect channel.